Important: This documentation covers Yarn 1 (Classic).
For Yarn 2+ docs and migration guide, see yarnpkg.com.

Package detail

homebridge-config-ui-x

homebridge26.3kMIT5.12.0TypeScript support: included

A web based management, configuration and control platform for Homebridge.

homebridge-plugin, ui, gui, web, homebridge, homebridge-config-ui-x, ui-x, config-ui-x, homebridge-x, homebridge server, homebridge ui, homebridge-ui, homebridge gui, homebridge-gui, web interface, config ui, management, config editor, linux, macOS, osx, windows, raspberry pi, accessory control, smart home, hb-service

readme

Homebridge UI

npm npm npm

:gb: :de: :fr: :poland: :czech_republic: :ru: :cn: :hungary: :jp: :es: :netherlands: :tr: :it: :bulgaria: :sweden: :norway: :finland: :slovenia: :brazil: :portugal: :indonesia: :kr: :macedonia: :thailand: :israel: :ukraine:

Homebridge UI is a web based management tool for Homebridge that allows you to manage all aspects of your Homebridge setup.

  • Install and configure Homebridge plugins
  • Edit the Homebridge config.json with advanced JSON syntax checking and structure validation
  • Visual configuration for over 450 plugins (no manual config.json editing required)
  • Monitor your Homebridge server via a fully customisable widget-based dashboard
  • View the Homebridge logs
  • View and control Homebridge accessories
  • Restart Homebridge
  • Backup and Restore your Homebridge instance
  • Set up and manage your Homebridge plugins as child bridges
  • and more...

Homebridge UI also provides a tool called hb-service which makes it easy to set up Homebridge as a service on Linux/Raspbian, macOS and Windows 10.

Installation Instructions

For detailed instructions on how to set up Node.js and Homebridge with Homebridge UI as a service, see the guides on the wiki:

If your platform is not listed above, or you want to use your own service manager, see the Manual Configuration wiki article for instructions on setting up the Homebridge UI to run as a Homebridge plugin instead of a service.

The default username is admin and the default password is admin.

The UI can be accessed via web browser by default on port 8581 (e.g. http://localhost:8581).

Usage

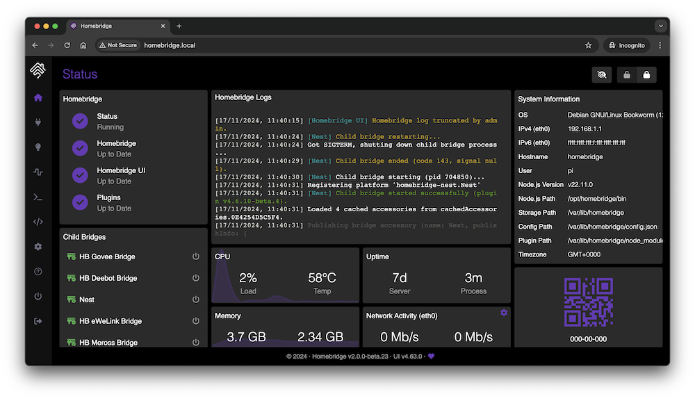
Status Screen

This shows an overview of your Homebridge system. The dashboard is widget-based and completely customisable with a number of themes available.

Status

Plugin Screen

This shows you the currently installed plugins and allows you to install, configure, update and remove plugins.

Plugin

You can configure supported plugins using the graphical settings editor, or by editing the config JSON directly.

Plugin Settings

Configuration Screen

The configuration screen allows you to modify your Homebridge config.json. The built-in editor automatically syntax-checks your JSON and makes a backup of your config every time you make a change.

Config

Log Screen

This shows you the Homebridge rolling log. This is helpful for troubleshooting.

Log

Accessories Screen

This shows you the Homebridge accessories for all the Homebridge instances on your network. You can use this to control accessories from a web browser and works well on mobile devices which allows users to control Homebridge from non-Apple devices.

Accessories

Plugin Development

The https://developers.homebridge.io website contains the Homebridge API reference, available service and characteristic types, and plugin examples.

The Homebridge Plugin Template project provides a base you can use to create your own platform plugin.

There are many existing plugins you can study; you might start with the Homebridge Example Plugins or a plugin that already implements the device type you need.

Community

The official Homebridge Discord server and Reddit community are where users can discuss Homebridge and ask for help.

Homebridge Discord Homebridge Reddit

HomeKit communities can also be found on both Discord and Reddit.

Limitations

  • One bridge can only expose 150 accessories due to a HomeKit limit. You can however run your plugins as a Child Bridge or run Multiple Homebridge Instances to get around this limitation.
  • Once an accessory has been added to the Home app, changing its name via Homebridge won't be automatically reflected in iOS. You must change it via the Home app as well.

Credits

  • Homebridge was originally created by Nick Farina.
  • The original HomeKit API work was done by Khaos Tian in his HAP-NodeJS project.
  • Homebridge UI was originally created by oznu.

changelog

Change Log

All notable changes to homebridge-config-ui-x will be documented in this file. This project tries to adhere to Semantic Versioning.

v5.12.0 (2025-12-15)

UI Changes

  • updates to the it.json language file (#2664) (@g-flex)
  • updates to the de.json language file (#2665) (@michi-onl)
  • move control list setting to under insecure mode setting
  • never hide the search button on the plugins page
  • added log search facility on main logs page
  • convert main spinner animation from svg to css
  • use transitions when changing between light and dark backgrounds
  • add a couple more post-update messages
  • show spinner when backing up before updating hb/ui
  • restore required field indicators in plugin config forms
  • make loading spinners consistent across the ui

Other Changes

  • update npm publish process for oidc auth
  • update npm publish process for oidc auth (fix)
  • fix: adjusted timeout for npm requests to 30 seconds (@NorthernMan54) (#2655, #2656)
  • recommend update to node 24 when available
  • dependency updates

Homebridge Dependencies

  • @homebridge/hap-client @ v3.1.2
  • @homebridge/node-pty-prebuilt-multiarch @ v0.13.1
  • @homebridge/plugin-ui-utils @ v2.1.2

v5.11.2 (2025-12-06)

UI Changes

  • updates to the th.json language file (#2659) (@tomzt)

Other Changes

  • dependency updates

Homebridge Dependencies

  • @homebridge/hap-client @ v3.1.2
  • @homebridge/node-pty-prebuilt-multiarch @ v0.13.1
  • @homebridge/plugin-ui-utils @ v2.1.2

v5.11.1 (2025-11-27)

Other Changes

  • fix required csp for monaco web workers

Homebridge Dependencies

  • @homebridge/hap-client @ v3.1.2
  • @homebridge/node-pty-prebuilt-multiarch @ v0.13.1
  • @homebridge/plugin-ui-utils @ v2.1.2

v5.11.0 (2025-11-25)

UI Changes

  • fix: plugins/accessories not displaying
  • fix: show all child bridge details, not just first
  • fix: fix removing listeners events from sidebar
  • update monaco-editor to v0.55.1 + more deps

Other Changes

  • replace badges in readme, use shields.io
  • run angular migration - use self-closing tags

Homebridge Dependencies

  • @homebridge/hap-client @ v3.1.2
  • @homebridge/node-pty-prebuilt-multiarch @ v0.13.1
  • @homebridge/plugin-ui-utils @ v2.1.2

v5.10.0 (2025-11-16)

UI Changes

  • updates to the uk.json language file (#2618) (@xrust83)
  • updates to the th.json language file (#2628) (@tomzt)
  • fix german welcome translation typo
  • add spinners for loading data widget values
  • hide ssl settings when on hb raspbian image
  • hide accessory widget if insecure mode disabled
  • rename insecure option to accessory control
  • improve json schema for ui settings section
  • avoid refreshing after changing widget setting
  • avoid refresh after plugin install/setting change
  • shorten arrow button for same row height
  • monospace input font for relevant options
  • scheduled restart option for (child) bridges

Other Changes

  • add method to determine if running on raspbian image
  • fix node deprecation DEP0190 (shell option)
  • config editor - fix restart case of no child bridges
  • code styling chore - consistent code spacing
  • extract 'extract' string to language files
  • lift from beta - custom types, betas, terminal
  • convert repo to esm modules
  • enable nestjs logging when in dev mode
  • add api endpoint for updating a package

Homebridge Dependencies

  • @homebridge/hap-client @ v3.1.2
  • @homebridge/node-pty-prebuilt-multiarch @ v0.13.1
  • @homebridge/plugin-ui-utils @ v2.1.1

v5.9.0 (2025-11-01)

UI Changes

  • updates to the th.json language file (#2592) (@tomzt)
  • updates to the zh-cn.json language file (#2594) (@honue)
  • consistent sizing of input fields and select fields
  • status qr code widget - show pin in monospace
  • bridges widget - show bridges as restarting on full restart
  • do not hide search button when no search results found
  • close settings restart toast if any restart button clicked
  • change session timeout from seconds to days, hours, minutes
  • updated various dependencies
  • support dynamicDefaults in config schema forms
  • use homebridge icon for child bridges
  • refactor child bridge screen with config alerts
  • hide widgets that do not exist in const list

Other Changes

  • implement simple feature flags system dependent on hb version
  • fix type import in config editor test file
  • improve schemas and types for bridges
  • get available port function should adhere to configured range
  • update versions of actions, remove macos-13

Homebridge Dependencies

  • @homebridge/hap-client @ v3.1.2
  • @homebridge/node-pty-prebuilt-multiarch @ v0.13.1
  • @homebridge/plugin-ui-utils @ v2.1.0

v5.8.0 (2025-09-27)

UI Changes

  • remove accessory focus style (#2582) (@dnicolson)
  • updates to the uk.json language file (#2584) (@xrust83)
  • updates to the th.json language file (#2590) (@tomzt)
  • detect full restart needed after config (editor) update
  • fix microphone active state on accessory tile
  • fix air purifier off switch in control modal
  • fix infinite loading spinner on authentication expiry (@copilot)
  • added config option to advertise the ui over mdns
  • added config option to for inactivity-based session timeout

Homebridge Dependencies

  • @homebridge/hap-client @ v3.1.2
  • @homebridge/node-pty-prebuilt-multiarch @ v0.13.1
  • @homebridge/plugin-ui-utils @ v2.1.0

v5.7.0 (2025-09-20)

UI Changes

  • fix sidebar scrollbars (#2574) (@dnicolson)
  • refreshed icons: heater, cooler, de/humidifier + thermostat
  • put services types into translatable strings
  • prevent url-based settings from being changed from a pwa
  • add search bar on settings page for filtering options
  • implement html page titles on section pages (#2579)
  • fix for custom uis showing schema form

Other Changes

  • remove logging of every MessageEvent (#2575) (@dnicolson)
  • preserve custom service info for undiscovered accessories
  • improvements to backend types and organisation
  • add GET endpoint for disabled update notifications API (#2580)

Homebridge Dependencies

  • @homebridge/hap-client @ v3.1.2
  • @homebridge/node-pty-prebuilt-multiarch @ v0.13.1
  • @homebridge/plugin-ui-utils @ v2.1.0

v5.6.1 (2025-09-13)

UI Changes

  • updates to the th.json language file (#2564) (@tomzt)
  • updates to the ja.json language file (#2570) (@FreeWiFi7749)
  • add node 24 info to node modal + prevent node 24 upgrades on 32-bit systems

Other Changes

  • add pull request targeting guidelines to copilot instructions (#2563) (@NorthernMan54)
  • include homebridge check with prefer betas settings
  • hide updates for the ui when running in dev mode
  • temporary fix for @ng-formworks/core for schemas

Homebridge Dependencies

  • @homebridge/hap-client @ v3.1.2
  • @homebridge/node-pty-prebuilt-multiarch @ v0.13.1
  • @homebridge/plugin-ui-utils @ v2.1.0

v5.6.0 (2025-09-06)

UI Changes

  • refreshed icons: lightbulb, switch, outlet + unknown
  • update monaco-editor from v0.21.3 to v0.52.2
  • allow user to choose config comparison view type
    • the default view is the new inline view, which shows the differences together
    • a new button allows switching between the inline view and the existing side-by-side view
  • improvements to frontend route auth, guards and auth services
  • improvements to schema and translations in config editor
  • add schema info and validation to manual plugin config editor
  • show plugin schema header and footer in plugin json editor
  • hide search button when no plugins installed
  • show help on accessories when no plugins installed
  • add config option to always show beta versions of plugins
  • fix ios safari burger menu viewport issue
  • update to use font-awesome v7
  • fix: no TouchEvent in safari to fix toggles
  • fix floating-point precision issues in temperature display

Other Changes

  • minor performance updates
  • added copilot instructions file (#2544) (copilot)

Homebridge Dependencies

  • @homebridge/hap-client @ v3.1.1
  • @homebridge/node-pty-prebuilt-multiarch @ v0.13.1
  • @homebridge/plugin-ui-utils @ v2.1.0

v5.5.0 (2025-08-28)

UI Changes

  • updates to the th.json language file (#2528) (@tomzt)
  • updates to the uk.json language file (#2532) (@xrust83)
  • refreshed icons: security system
  • refreshed icons: lock mechanism
  • refreshed icons: irrigation system + valves
  • refreshed icons: light, leak, motion, occ., hum. sensor
  • expand/collapse state saving for update information - docker information (#2529) (@NorthernMan54)
  • updates to the credits modal
  • recommend child bridges for accessory-based plugins
  • fix for accessory control issue on android-edge/chrome
  • page loading spinner should not block access to menus
  • fix link to swagger docs in development mode
  • fix host and reverse proxy host settings not showing current value
  • fix instructions on login page for recovering admin account
  • show system info table rows when data is ready per row
  • allow show/hide widgets and widget config on mobile

Other Changes

  • ignore some host settings in dev mode for compatibility
  • refactor function to detect changes to json config on save

Homebridge Dependencies

  • @homebridge/hap-client @ v3.1.1
  • @homebridge/node-pty-prebuilt-multiarch @ v0.13.1
  • @homebridge/plugin-ui-utils @ v2.1.0

v5.4.1 (2025-08-05)

UI Changes

  • updates to the pl.json language file (#2522, #2523) (@mkz212)
  • reduce font size in accessory label by 1px
  • updates to the credits modal
  • make red restart child bridge button on plugin log modal
  • refreshed icons: stateless programmable switch

Other Changes

  • fix custom uis which use ui translation strings

Homebridge Dependencies

  • @homebridge/hap-client @ v3.1.1
  • @homebridge/node-pty-prebuilt-multiarch @ v0.13.1
  • @homebridge/plugin-ui-utils @ v2.1.0

v5.4.0 (2025-08-02)

UI Changes

  • updates to the th.json language file (#2520) (@tomzt)
  • json config editor to offer child bridge restarts where possible
  • improvements to the restore config file modal
  • terminal session persistence and macos shell optimization (#2493) (@seidnerj)
    • big thank you to @seidnerj for this contribution!
    • to read more info about these changes, see the pull request
  • small tweaks to persistent terminal integration
  • show/copy user qr code secrets when setting up 2fa
  • fix json schema icons from font awesome update
  • disable plugin notes now based on keep orphans setting
  • text clarification in users support modal
  • remove glibc checks as node 18 is now unsupported
  • add restart child bridges option to plugin log modal
  • node version modal: show hb/ui/plugin compatibility
  • air purifier tile: update icon to match new style
  • robot vacuum tile: use css to use a single svg file
  • custom types: expose a switch/outlet as a garage door and vice versa
  • garage door tile: show when obstruction detected
  • air quality sensor tile: update icon to match new style
  • show in sys info widget if arch is 32-bit or 64-bit
  • fix for custom ui colouring in dark mode
  • updated icons: co, co2, smoke, contact, garage
  • thermostat accessory: show target slider when available
  • updated icon for door, window and window covering services
  • accessory info: show props on characteristic click
  • credits modal: added new section for translations
  • custom types: expose a switch/outlet as a washing machine
  • refreshed icons for fan, television, speaker + filter
  • added confirmation modal for shutting down

Other Changes

  • added arm runners to the ui workflows for testing
  • make 'keep orphans' setting available in ui settings service
  • improve types for widgets
  • upgrade @ngx-translate/core from v16 to v17
  • fix get pairings, ignore .json.bak files

Homebridge Dependencies

  • @homebridge/hap-client @ v3.1.1
  • @homebridge/node-pty-prebuilt-multiarch @ v0.13.1
  • @homebridge/plugin-ui-utils @ v2.1.0

v5.3.0 (2025-07-23)

UI Changes

  • update 'on' colour for sliding checkbox in dark grey theme
  • custom types: expose a switch/outlet as a lock and vice versa
  • update monaco-editor from 0.18.1 to 0.21.3
  • fix new users created are always created as admins
  • disable edit user form if no changes are made
  • hide terminal widget for non-admin users
  • hide bridge restart buttons in widget for non-admin users
  • hide unauthorised controls on accessories page for non-admin users
  • re-enable logs for non-admin users, but hide unauthorised controls
  • hide power options page for non-admin users
  • allow non-admin users read-only access to the plugins page
  • validate login redirect route for non-admin users
  • hide unauthorised controls on status page for non-admin users
  • add text on show/hide widget modal to explain layout is shared across all users
  • grammar: replace 'unchargeable' with 'not chargeable' on battery tile
  • show admin/non-admin icon on user cards for easier identification
  • added support icon and modal on users page
  • use a new component for support modal footers for suggestions

Other Changes

  • set the minimum wanted version of node to v20.19.0
  • fix undefined error.error instances in various places
  • revert to using angular http withInterceptorsFromDi
  • fix type of ngbtooltip openDelay in angular templates
  • updated dependencies

Homebridge Dependencies

  • @homebridge/hap-client @ v3.1.1
  • @homebridge/node-pty-prebuilt-multiarch @ v0.13.1
  • @homebridge/plugin-ui-utils @ v2.1.0

v5.2.0 (2025-07-17)

Node.js Version

  • ️⚠️ The hb-service backend now has a stricter Node.js version requirement:
    • if you are running Node.js v20, then you must be running at least v20.19.0
    • if you are running Node.js v22, then you must be running at least v22.12.0
    • if you are running Node.js v24, then you must be running at least v24.0.0
      • although remember that v24 is not officially supported yet
  • The UI will not allow you to update to UI v5.2.0 if you are running an unsupported version of Node.js
  • Check the Homebridge Wiki for instructions on how to update Node.js on your system

Other Changes

  • update node engines to ^20.19.0 || ^22.12.0 || ^24.0.0

Homebridge Dependencies

  • @homebridge/hap-client @ v3.0.0
  • @homebridge/node-pty-prebuilt-multiarch @ v0.13.1
  • @homebridge/plugin-ui-utils @ v2.1.0

v5.1.0 (2025-07-17)

UI Changes

  • only show hbv2 readiness icon when ready to show
  • migrate to use fetch() for http requests
  • Fix alignment of Plugin Updates in Horizontal Mode (#2495) (@NorthernMan54)
  • offer to download a backup before updating homebridge/ui
  • updates to the he.json language file (@seidnerj)
  • pass through plugin display name to logs after update
  • fix accidental hiding of startup settings section

Homebridge Dependencies

  • @homebridge/hap-client @ v3.0.0
  • @homebridge/node-pty-prebuilt-multiarch @ v0.13.1
  • @homebridge/plugin-ui-utils @ v2.1.0

v5.0.0 (2025-07-13)

⚠️ Breaking Changes

  • This version of the Homebridge UI:
    • Is compatible with Homebridge v1 and v2-beta, with no plans to drop support for Homebridge v1 in the near future.
    • Drops support for Node.js v18 and earlier, so please update to v20 or v22 - more info on updating
    • Drops support for Raspberry Pi devices running on the armv6 architecture (like the Pi 1 and Pi Zero) - please update your hardware
    • Drops support for instances using pnpm as the package manager - consider updating your Homebridge instance to use npm instead - more info on updating

UI Changes

  • updates to the fi.json language file (#2253) (@l1500s)
  • update default dashboard layout
  • add support for dark mode switching with custom plugin uis (@NorthernMan54)
  • Display Docker Version Details in the Update Information Box (#2488) (@NorthernMan54)
  • allow to reinstall installed versions of plugins

Other Changes

  • improvements to the deprecate versions workflow
  • retire use of pnpm and code references
  • bump the default node version from 20 to 22
  • make terminal enabled by default on new macOS hb-service installs
  • set service mode as default, remove standalone
  • Initial support for NodeJS 24 in preparation for LTS in Fall of 2025 (#2451) (@NorthernMan54)
  • update fastify and nestjs dependencies

Homebridge Dependencies

  • @homebridge/hap-client @ v3.0.0
  • @homebridge/node-pty-prebuilt-multiarch @ v0.13.1
  • @homebridge/plugin-ui-utils @ v2.1.0

v4.80.0 (2025-07-12)

  • This version of Homebridge UI is likely to be the last minor version on the v4.x branch.
  • The 4.x branch will continue to receive security updates and bug fixes for the foreseeable future.

Other Changes

  • update github url for plugin bundle downloads
  • allow displaying some accessories with a robot vacuum icon in the ui
  • do not return deprecated versions of npm packages across the ui
  • add workflow for deprecating old versions of Homebridge UI

Homebridge Dependencies

  • @homebridge/hap-client @ v3.1.0
  • @homebridge/node-pty-prebuilt-multiarch @ v0.11.14
  • @homebridge/plugin-ui-utils @ v2.1.0

v4.79.0 (2025-07-09)

UI Changes

  • updates to the th.json language file (#2482) (@tomzt)
  • updates to the th.json language file (#2483) (@tomzt)
  • updates to the nl.json language file (#2487) (@hendriksen-mark)
  • various updates to the backup/restore modal
  • fix list of selected network adapters in modal
  • battery - style as green when charging
  • thermostat - open control modal on long click
  • show release notes when npm and gh release match
  • add control modal for filter to reset filter life
  • show bool characteristic descriptions in info modals
  • show colour temp values in mired and kelvin
  • add saturation control to lightbulb control modal
  • add transparency to slider handles in accessory control modals
  • obtain hb/ui changelog from the most recent github tag
  • add plugin support button and modal
  • add plugin search button, hide bar by default
  • add tab in plugins showing plugin analytics in iframe
  • allow applying a custom service to an accessory's service
    • change between Switch, Outlet, Lightbulb, Fan, Television, Valve, AirPurifier, Heater, Cooler, Humidifier, Dehumidifier for these accessory types
    • change between Door, Window, WindowCovering for these accessory types
    • change between Doorbell, Microphone, Speaker, SmartSpeaker for these accessory types
    • this can be set in the accessory info modal, more options to come in the future
  • custom service changing - add more to group one
  • add option to show npm version with node version
    • this can be enabled in the update info widget settings by clicking the spanner icon in the top right corner of the widget on hover (from a desktop, when in unlocked mode)
  • add control modal for smart speaker accessories
  • prevent accessory control modal open when loading
  • add control modal for doorbell accessories
  • add control modal for microphone accessories
  • allow custom type changing - doorbell, microphone, speaker

Other Changes

  • code cleanup inside angular module files
  • refactor ui types into interface files
  • rename hap icon files for consistency
  • rename accessory type component files for consistency
  • angular-wide code refactoring and cleanup

Homebridge Dependencies

  • @homebridge/hap-client @ v3.1.0
  • @homebridge/node-pty-prebuilt-multiarch @ v0.11.14
  • @homebridge/plugin-ui-utils @ v2.1.0

v4.78.1 (2025-07-03)

Other Changes

  • when updating plugin, obtain latest changelog from github

Homebridge Dependencies

  • @homebridge/hap-client @ v3.1.0
  • @homebridge/node-pty-prebuilt-multiarch @ v0.11.14
  • @homebridge/plugin-ui-utils @ v2.1.0

v4.78.0 (2025-07-03)

UI Changes

  • fix accessory control modals closing on clicking outside the modal
  • small tweaks to various accessory status tiles
  • revert display of triggered state in security control modal
  • show spinner on settings page until all settings are loaded
  • show both version notes and full changelog beforehand on plugin update

Other Changes

  • remove bridge id from control blacklist when removing a bridge
  • fix regex for blacklist in config schema file
  • bring runner list for actions up-to-date with github availability

Homebridge Dependencies

  • @homebridge/hap-client @ v3.1.0
  • @homebridge/node-pty-prebuilt-multiarch @ v0.11.14
  • @homebridge/plugin-ui-utils @ v2.1.0

v4.77.0 (2025-06-29)

⚠️ Default Theme Change:

  • The default theme for Homebridge UI has been changed from orange to deep-purple.
    • If you want to change the theme back to orange, you can do so in the settings page.

UI Changes

  • updates to the th.json language file (#2472) (@tomzt)
  • auto restart after version change of hb or ui
  • redesigned setup wizard page
  • style HBv2/UIv5 icons on status page based on readiness
  • security system modal only show valid modes
  • refactor settings page with immediate saving
  • add support for uiSchema within plugin configurations
  • add option to hide update notifications for specific plugins
  • improve plugin search and result ordering (@justjam2013)
  • add icon and tile for filter maintenance accessory

Other Changes

  • Removed redundant Google Smart Home components (@NorthernMan54)

Homebridge Dependencies

  • @homebridge/hap-client @ v3.1.0
  • @homebridge/node-pty-prebuilt-multiarch @ v0.11.14
  • @homebridge/plugin-ui-utils @ v2.1.0

v4.76.0 (2025-06-07)

⚠️ Config Property Change:

  • The loginWallpaper UI config property has been renamed to wallpaper
  • This was detected after the release of v4.76.0, and is being documented here post-release.

UI Changes

  • updates to the th.json language file (#2443) (@tomzt)
  • improvements to various accessory tiles and modals
  • fix occasional issue in backup/restore, revert recent change
  • improvements to plugin config validation
    • use ajv-keywords to allow validation of unique properties in arrays
  • fix form field error state font colour (make it red)
  • redesigned login page
  • improve wallpaper selection with new modal to upload a file
  • refactor HBv2 and UIv5 readiness modals
  • move backup settings from ui advanced settings to backup/restore modal
  • show lock management service info on lock mechanism info modal
  • show characteristic descriptions in info modal when available

Other Changes

  • upgrade to angular v20
  • bump plugin-ui-utils for new theme method

Homebridge Dependencies

  • @homebridge/hap-client @ v2.2.0
  • @homebridge/node-pty-prebuilt-multiarch @ v0.11.14
  • @homebridge/plugin-ui-utils @ v2.1.0

v4.75.0 (2025-05-25)

UI Changes

  • updates to the uk.json language file (#2436) (@xrust83)
  • updates to the th.json language file (#2437) (@tomzt)
  • updates to the manual_update_command language string
  • show restart modal after installing an already configured plugin
  • add long click modal for lock mechanism + management
  • improvements to heater/humidifier/thermostat icon+modal
  • improvements to battery icon

Homebridge Dependencies

  • @homebridge/hap-client @ v2.1.0
  • @homebridge/node-pty-prebuilt-multiarch @ v0.11.14
  • @homebridge/plugin-ui-utils @ v2.0.2

v4.74.0 (2025-05-18)

UI Changes

  • improve plugin manage version ui (#2424) (@apexskier)
  • capitalise time zone in system info widget
  • add architecture to system info widget
  • add checks on system for updating to ui v5
  • added screen for ui v5 readiness check
  • add color temperature to lightbulb screen (@justjam2013)
  • add temperature units to heatercooler (@justjam2013)
  • add valve control modal (@justjam2013)
  • update speaker tile + control modal (@justjam2013)

Homebridge Dependencies

  • @homebridge/hap-client @ v2.1.0
  • @homebridge/node-pty-prebuilt-multiarch @ v0.11.14
  • @homebridge/plugin-ui-utils @ v2.0.2

v4.73.0 (2025-04-19)

UI Changes

  • updates to the en.json language file (#2389) (@HenryGelderbloem)
  • updates to the de.json language file (#2403) (@Staubgeborener)
  • updates to the de.json language file (#2404) (@Staubgeborener)
  • improve icons in bridges widget
  • fix individual accessory deselect on remove modal
  • improve accessory icons for CO and CO2 sensors
  • make secondary blue colour in light mode more distinct

Other Changes

  • fix do not include --omit=dev flag in pnpm commands
  • add lint job for checking all pull requests
  • allow package mode users to disable the terminal
  • various copilot improvements for file paths
  • updated dependencies
  • remove ubuntu-20.04 from actions as unsupported

Homebridge Dependencies

  • @homebridge/hap-client @ v2.1.0
  • @homebridge/node-pty-prebuilt-multiarch @ v0.11.14
  • @homebridge/plugin-ui-utils @ v2.0.2

v4.72.0 (2025-03-22)

UI Changes

  • updates to the th.json language file (#2365) (@tomzt)
  • updates to the es.json language file (#2376) (@kyrokode)
  • updates to the id.json language file (#2377) (@dwaan)
  • updates to the ru.json language file (#2384) (@SeregaTarasov)
  • fixed issue with UI config incorrectly reporting as invalid
  • don't allow adding multiple config blocks for singular plugins

Other Changes

  • updated dependencies

Homebridge Dependencies

  • @homebridge/hap-client @ v2.0.6
  • @homebridge/node-pty-prebuilt-multiarch @ v0.11.14
  • @homebridge/plugin-ui-utils @ v2.0.1

v4.71.2 (2025-02-23)

Other Changes

  • fix alpha/beta update checks for bundled ui (#2363) (@dnicolson)
  • fix ui config validation when default theme selected

Homebridge Dependencies

  • @homebridge/hap-client @ v2.0.5
  • @homebridge/node-pty-prebuilt-multiarch @ v0.11.14
  • @homebridge/plugin-ui-utils @ v2.0.1

v4.71.1 (2025-02-22)

UI Changes

  • updates to the uk.json language file (#2352) (@xrust83)
  • add missing add section button to plugin config screens
  • improve active/stale bridge detection
  • fix error state on plugin search input

Other Changes

  • re-add reflect-metadata to dependencies in package.json

Homebridge Dependencies

  • @homebridge/hap-client @ v2.0.5
  • @homebridge/node-pty-prebuilt-multiarch @ v0.11.14
  • @homebridge/plugin-ui-utils @ v2.0.1

v4.71.0 (2025-02-09)

UI Changes

  • updates to the uk.json language file (#2348) (@xrust83)
  • allow docker users to disable the UI terminal via env
    • set HOMEBRIDGE_CONFIG_UI_TERMINAL_ENABLED=0
    • note that this has not been extensively tested
  • fix opening control accessory modal on mobile devices

Other Changes

  • update @ng-formworks/ dependencies

Homebridge Dependencies

  • @homebridge/hap-client @ v2.0.5
  • @homebridge/node-pty-prebuilt-multiarch @ v0.11.14
  • @homebridge/plugin-ui-utils @ v2.0.1

v4.70.0 (2025-02-08)

UI Changes

  • updates to the th.json language file (#2338) (@tomzt)
  • improvements to long-click accessory control
    • also fixes accessory and room rearranging on the accessories page
    • accessory and status page layout will now be locked by default on each visit
  • add message for docker/synology users in node update info modal

Other Changes

  • append --omit=dev to npm i commands
  • clean up npm cache before any install/uninstall

Homebridge Dependencies

  • @homebridge/hap-client @ v2.0.5
  • @homebridge/node-pty-prebuilt-multiarch @ v0.11.14
  • @homebridge/plugin-ui-utils @ v2.0.1

v4.69.0 (2025-01-25)

⚠️ Plugin Config Validation

This version of Homebridge UI adds validation to plugin config screens. This does not apply to manual plugin configuration (with raw JSON).

  • If your entered configuration is valid, then you will see a green tick by the save button.
  • If your configuration is not valid, then you will see an orange warning triangle by the save button. You will still be allowed to save the configuration.
  • A plugin can enforce strict validation:
    • For plugin developers: if you want to enforce a valid configuration, you can add "strictValidation": true as a root property to your config.schema.json file.
    • For users: if the plugin developer has enabled this setting and your configuration is invalid, then you will see a red warning triangle by the save button. You will not be allowed to save the configuration until it is valid.

If you have a plugin which can be configured multiple times, then an icon will be shown on each configuration block.

Plugin developers:

  • Please do not rely on this validation and assume that a user's configuration will be valid: you should still validate the user's config on plugin startup
  • Remember that some users do not use the UI at all, and other users may prefer to configure using raw JSON rather than config screens
  • For custom UI screens, the validation icon will be hidden when the save button is disabled (using homebridge.disableSaveButton() from @homebridge/plugin-ui-utils)
  • Please report any cases where the validation is not working as expected

UI Changes

  • updates to the uk.json language file (#2312) (@xrust83)
  • updates to the cs.json language file (#2332) (@DavidHuljak)
  • fix typos in hb/ui settings schemas (#2317) (@dnicolson)
  • fix margins in update plugin modal
  • add plugin config validation functionality
  • refactor status and child bridge widgets
    • the existing 'status' widget has been renamed to 'update info' widget
    • the existing 'child bridges' widget has been renamed to 'bridges' widget
    • the homebridge status (from the old status widget) is now shown as a bridge in the new bridges widget
    • node update information has been added to the new update info widget
      • a widget option has been added to hide node update information: this may be useful for docker/synology users
    • homebridge and ui version information has been moved from the footer to the new update info widget
  • add 'homebridge name' setting to settings page
  • migrate bootstrap from v4 to v5
  • fix plugin config/bridge screens for certain plugins
  • add lighting mode option for terminal and log widgets
    • only available when the UI is already in light mode
  • fix long press on mobile devices
  • control fan rotation direction from the ui

Other Changes

  • improvements to GH actions and build processes (@NorthernMan54)

Homebridge Dependencies

  • @homebridge/hap-client @ v2.0.5
  • @homebridge/node-pty-prebuilt-multiarch @ v0.11.14
  • @homebridge/plugin-ui-utils @ v2.0.1

v4.68.0 (2025-01-08)

Happy 2025 to all our users! 🎉

UI Changes

  • updates to the cs.json language file (#2311) (@DavidHuljak)
  • improved messaging on plugin child bridge modal
  • further improvements to plugin search
  • implement and allow switching to scoped plugins
  • merge plugin info and verified modals
    • condensing plugin card into title + three lines of description
  • consistent formatting of child bridge names across the ui
  • general improvements across the ui
    • status page:
      • individual widget setting form design made consistent with other forms
      • added pairing status to qr code widget
    • plugins page:
    • accessories page:
      • changed accessory spanner icon to info icon (more descriptive)
      • accessory info modal redesigned and provides more info where possible like the accessory UUID (including a link to remove from the cache)
      • added support modal with some info about rooms and accessories (visible on desktop)
    • json config page:
      • redesigned restore modal to be more consistent with other modals
    • settings page:
      • chevron icons replaced with arrow-right icons
      • removed restore modal from settings page and is accessible from the backup modal
      • backup modal redesigned to be more consistent with other modals
      • added new display -> menu mode setting which allows keeping the side menu from expanding out on desktop
      • redesigned and improved accessories and bridges sections and modals
    • users page:
      • add user and edit user modals redesigned to be more consistent with other modals
      • user card updated with icon buttons for edit/delete rather than text buttons

Plugin Custom UI Changes

The UI has recently been updated with @homebridge/plugin-ui-utils @ v2.0.0, which includes a new feature to allow plugin developers to dynamically enable and disable the Save button in the custom UI modal. Two new methods have been added for this purpose:

  • homebridge.disableSaveButton()
  • homebridge.enableSaveButton()

Developers: to maintain compatibility with older versions of the Homebridge UI, it is recommended to check if the methods exist before calling them in your custom UIs:

  • homebridge.disableSaveButton?.()
  • homebridge.enableSaveButton?.()

Other Changes

  • auto-fix ui theme setting property if existing value is not valid
  • do not allow armv6l users to update to UI v5

Homebridge Dependencies

  • @homebridge/hap-client @ v2.0.5
  • @homebridge/node-pty-prebuilt-multiarch @ v0.11.14
  • @homebridge/plugin-ui-utils @ v2.0.0

v4.67.0 (2024-12-28)

UI Changes

  • add explanation of deleting child bridges when un-toggling
  • add filtering to search to improve results (#2286) (@justjam2013) (fixes #2266)
  • fix spacing issue with hidden accessories
  • make margins consistent of un/lock buttons on status screen
  • fix ui not restarting properly after updating the ui
  • use broom icon in remove bridge accessories (to match similar modal from plugin menu)

Other Changes

  • improve and finish up previous angular migration
  • update hap-client + plugin-ui-utils hb dependencies
  • update dependencies
  • improve lint sorting of imports

Homebridge Dependencies

  • @homebridge/hap-client @ v2.0.5
  • @homebridge/node-pty-prebuilt-multiarch @ v0.11.14
  • @homebridge/plugin-ui-utils @ v2.0.0

v4.66.0 (2024-12-25)

UI Changes

  • fix verified plugins link in support module (fixes #2295)
  • add missing modal footer <div>s to accessory control modals
  • fix radio button groups in certain accessory control modals (fixes #2294)

Other Changes

  • format svg files nicely as part of lint
  • upgrade angular from v18 to v19
  • delete unpaired bridges when toggling bridges off (#2284) (@justjam2013) (fixes #2257)

Homebridge Dependencies

  • @homebridge/hap-client @ v1.10.2
  • @homebridge/node-pty-prebuilt-multiarch @ v0.11.14
  • @homebridge/plugin-ui-utils @ v1.0.3

v4.65.2 (2024-12-15)

UI Changes

  • Rollback recent changes to plugin search (#2289) (@justjam2013)

Homebridge Dependencies

  • @homebridge/hap-client @ v1.10.2
  • @homebridge/node-pty-prebuilt-multiarch @ v0.11.14
  • @homebridge/plugin-ui-utils @ v1.0.3

v4.65.1 (2024-12-13)

UI Changes

  • updates to the th.json language file (#2271) (@tomzt)
  • updates to the de.json language file (#2250) (@Staubgeborener)
  • Remove unrelated plugins from search (#2272) (@justjam2013)

Other Changes

  • fix types + update dependencies
  • fix attach artifacts to release workflow

Homebridge Dependencies

  • @homebridge/hap-client @ v1.10.2
  • @homebridge/node-pty-prebuilt-multiarch @ v0.11.14
  • @homebridge/plugin-ui-utils @ v1.0.3

v4.65.0 (2024-12-08)

UI Changes

  • updates to the uk.json language file (#2262) (@xrust83)
  • logo and homebridge text should link to status page
  • Add icons for shower head and water faucet valve types (#2267) (@justjam2013)
  • Removed conditional for displaying search exit component (#2269) (@justjam2013)

Other Changes

  • Fix typo in console message (#2264) (@markholland)
  • updated dependencies

Homebridge Dependencies

  • @homebridge/hap-client @ v1.10.2
  • @homebridge/node-pty-prebuilt-multiarch @ v0.11.14
  • @homebridge/plugin-ui-utils @ v1.0.3

v4.64.0 (2024-11-30)

UI Changes

  • updates to the de.json language file (#2249) (@Staubgeborener)
  • updates to the ko.json language file (#2251) (@alphaorderly)
  • updates to the uk.json language file (#2255) (@xrust83)
  • add reload menu item when using as a PWA

Other Changes

  • dependency updates
  • fix npm search max character limit

Homebridge Dependencies

  • @homebridge/hap-client @ v1.10.2
  • @homebridge/node-pty-prebuilt-multiarch @ v0.11.14
  • @homebridge/plugin-ui-utils @ v1.0.3

v4.63.0 (2024-11-17)

UI Changes

  • updates to the th.json language file (#2211) (@tomzt)
  • updates to the nl.json language file (#2213) (@tooh)
  • updates to the es.json language file (#2235) (@AxelDreemurr)
  • updates to the fi.json language file (#2218, #2229) (@l1500s)
  • fix widget config saving on dashboard
  • use native language for validation messages where available
    • currently available for de en es fr it pt zh
  • switch from a top menu to a sidebar menu
  • show pairing status for bridges around the ui
  • consistent labels for sensor-type accessories
  • update default dashboard layout
  • remove pnpm warning modal
  • use smoke detector icon for carbon monoxide and dioxide sensors

Other Changes

  • migrate @zajsf/* to @ng-formworks/* for plugin schema forms
  • check for service mode when querying child bridge status
  • perform a full restart when updating homebridge

Homebridge Dependencies

  • @homebridge/hap-client @ v1.10.2
  • @homebridge/node-pty-prebuilt-multiarch @ v0.11.14
  • @homebridge/plugin-ui-utils @ v1.0.3

v4.62.0 (2024-10-19)

UI Changes

  • Create fi.json (#2205) (@l1500s)
    • The Homebridge UI is now available in 28 different languages!
  • updates to fi.json language file (#2206) (@l1500s)
  • updates to ru.json language file (#2207) (@SeregaTarasov)
  • add plugin list modal for updating to hb v2.0
  • change placement of page header tooltips to bottom
  • single modal for showing/hiding widgets
  • option to delete a scheduled backup file
  • option to restore a scheduled backup file
    • without the need to download and upload it
  • backup modal - move generate now button to list
  • add finnish to available languages and settings

Other Changes

  • relocate disable-plugin component to core/plugins module

Homebridge Dependencies

  • @homebridge/hap-client @ v1.10.2
  • @homebridge/node-pty-prebuilt-multiarch @ v0.11.14
  • @homebridge/plugin-ui-utils @ v1.0.3

v4.61.0 (2024-10-11)

UI Changes

  • fix login wallpaper setting field should in safari
    • it should not be offering to populate with a username/password from credentials manager
  • move docker startup script to settings
    • this was in the power options module, and is now at the bottom of the 'startup & environment' section in the settings module
  • consistent designs for power options modules
    • in particular, the restart, docker-restart, linux-restart and linux-shutdown modules
  • fix checkboxes widget in plugin config screens (fixes #2200)
  • fix json block switching in manual plugin config

Other Changes

  • update angular build tool to application

Homebridge Dependencies

  • @homebridge/hap-client @ v1.10.2
  • @homebridge/node-pty-prebuilt-multiarch @ v0.11.14
  • @homebridge/plugin-ui-utils @ v1.0.3

v4.60.1 (2024-10-06)

UI Changes

  • fix gsh plugin custom ui
  • network widget - explain why ni list is empty

Other Changes

  • update some repo screenshots

Homebridge Dependencies

  • @homebridge/hap-client @ v1.10.2
  • @homebridge/node-pty-prebuilt-multiarch @ v0.11.14
  • @homebridge/plugin-ui-utils @ v1.0.3

v4.60.0 (2024-10-05)

  • ⚠️ After updating to this release, you may find that your UI theme resets to the default. This reset will only occur once. You can visit the settings section to change it back to your preferred theme.
  • ⚠️ If you use the /api/auth/settings endpoint (e.g. in a custom application), please note that this endpoint now returns less information for an unauthenticated user. It will return a full payload when a valid access token is provided.

UI Changes

  • added more notification messages to translation files
  • settings option to clear accessory cache for a specific bridge
    • only available when running in service mode
  • enable child bridge by default when installing a plugin
  • change icon of plugin manage version feature
  • add a reset accessories feature to the plugin card
    • only available when running a plugin in a child bridge and in service mode
  • add warning for older homebridge apt package users still running pnpm
  • split light/dark mode from themes, auto-change with browser changes
  • move login wallpaper from advanced settings to main settings
  • updates to pl language file (#2194, #2197) (@mkz212)
  • use new child bridge restart modal for after plugin config changes
  • open plugin config screen automatically after install plugin
  • open plugin logs screen automatically after update plugin
    • this will only pop up when the plugin is running in a child bridge, and Homebridge does not need to be restarted
    • if this turns out to be an unpopular addition then it can be reverted in a future release!
  • ui small tweaks to when buttons are loading/disabled
  • another attempt to fix tooltips appearing in front of modals
  • re-add 'lost' deep purple theme colour

Other Changes

  • upgrade angular from v15 to v16
  • upgrade angular from v16 to v17
  • upgrade angular from v17 to v18
  • upgrade and re-patch @zajsf/ dependencies
  • upgrade some ui dependencies
    • upgraded ng2-charts and ngx-md to most recent major versions
    • move from ngx-monaco-editor to ngx-monaco-editor-v2
  • add css linting to ui, fixed existing issues
  • add html linting to ui, fixed existing issues
  • upgrade @ng-bootstrap/ng-bootstrap and fix accordions

Homebridge Dependencies

  • @homebridge/hap-client @ v1.10.2
  • @homebridge/node-pty-prebuilt-multiarch @ v0.11.14
  • @homebridge/plugin-ui-utils @ v1.0.3

v4.59.1 (2024-09-30)

UI Changes

  • fix some log settings are not visible in service mode (#2196) (@NorthernMan54)
  • fix restart not appearing on first plugin save
  • fix tooltips appearing over modals

Homebridge Dependencies

  • @homebridge/hap-client @ v1.10.2
  • @homebridge/node-pty-prebuilt-multiarch @ v0.11.14
  • @homebridge/plugin-ui-utils @ v1.0.3

v4.59.0 (2024-09-27)

UI Changes

  • The following change only applies when running Homebridge 2.0-beta
    • allow a Debug Mode setting per child bridge:
      • this can be configured in the child bridge modal
      • the general Homebridge Debug Mode now only applies to the main Homebridge bridge
  • increase width of notifications to 100% on mobile devices
  • fix some styles on smaller screeners
  • hide settings section description on collapse
  • improve visibility of restart button in settings
  • allow translation for incorrect system date/time notification
  • consistent modal titles and remove unused lang strings
  • move lang, theme, temp units + port to main settings
    • relabelled the UI settings screen as 'UI Advanced Settings'
  • offer to unpair child bridges when uninstalling plugins
  • offer to set up a child bridge immediately after configuring a new plugin
  • lang: clarify cached is removed when unpairing bridge
  • make input placeholder colour lighter in light mode
  • updates to pl language file (#2181, #2189) (@mkz212)
  • updates to th language file (#2182) (@tomzt)

Other Changes

  • consistent code lint across the server and ui components
  • use vitest for testing
  • no longer use webpack
    • the final size of the npm package is actually higher with webpack than without
  • update dependencies, overrides, updated lint
  • .toPromise() is deprecated, change to firstValueFrom()
  • fix deprecated .subscribe() signature
  • HB2 plugins: also check for >=2 from engines.homebridge
  • update dependencies - tackle dependabot alerts
  • move script files to own folder, improve error catching in sh scripts
  • use params for text replacements of backup size modal
  • variable naming consistency, reduce language string lengths
  • pack only necessary monaco-editor files
    • this has reduced the unpacked size of the unpacked npm package from ~16.6MB to ~11.0MB
  • fix console errors in some settings modals, update nestjs dependencies

Homebridge Dependencies

  • @homebridge/hap-client @ v1.10.2
  • @homebridge/node-pty-prebuilt-multiarch @ v0.11.14
  • @homebridge/plugin-ui-utils @ v1.0.3

v4.58.0 (2024-09-08)

  • ⚠️ The minimum version of Homebridge needed for the "child bridge extra configuration" functionality is v1.8.0. The UI will continue to work with Homebridge v1.6.0 or later, however it is always recommended to run the latest version of Homebridge anyway.

UI Changes

  • added warning messages for backup files too large to be restored (@NorthernMan54)
  • hide node update available icon for synology users
  • various updates to widgets:
    • hide the add widget button when the layout is locked
    • only show the settings cog and draggable cursor on bigger screens and when layout is unlocked
    • add config options for:
      • CPU widget: added refresh interval and number of data points to show in the graph
      • Homebridge widget: don't show plugins as up to date until the check has been completed
      • Memory widget: added refresh interval and number of data points to show in the graph
      • Network widget: added refresh interval and number of data points to show in the graph
  • updates to zh-TW language file (@tasict)
  • updates to de language file (@Staubgeborener)
  • updates to th language file (@tomzt)
  • updates to sv language file (@emilof)
  • updates to pl language file (@mkz212 + @grzegorz914)
  • updates to uk language file (@xrust83)
  • add log.maxSize/log.truncateSize options (#2161) (@tjenkinson)
  • fix missing translation string in setup wizard
  • various ui improvements and code consistency, including:
    • new design for the 'manage version' plugin modal
    • updated language strings in some of the settings modals
    • renamed settings sections to be more descriptive (same functionality)
      • Remove Single Cached AccessoryRemove Single Accessory
      • Remove All Cached AccessoriesRemove All Accessories
      • Unpair Bridges / Cameras / TVs / External AccessoriesUnpair Single Bridge
      • Reset Homebridge AccessoryUnpair All Bridges
    • restart Homebridge modal will now appear when closing the unpair single bridge modal (only if at least one bridge is unpaired)
  • offer more info about behaviour when disabling a plugin (on disable plugin modal)
  • change the 'power options' screen from a modal to a page
  • allow child bridge extra configuration in the child bridge modal (requires Homebridge 1.8.0 or above)
  • minor adjustments to settings page, add expands
  • improve plugin compatibility checker
    • this will now compare your Homebridge and node versions against a version of a plugin you are going to install, rather than the version you currently have installed
    • the check will be run when you are installing a plugin, updating a plugin and installing an alternate version of a plugin

UI Fixes

  • fix html parts in ca, fr + sl language files
  • update name of mobile-web-app-capable meta tag (from apple-mobile-web-app-capable)
  • support plugins with dots in their @scope (#2171) (@gtalusan)

Other Changes

  • remove unused language strings from i18n files
  • rename instances of BatteryService to Battery
  • update @ngx-translate/core and angular-gridster2
  • make use of overrides in the package.json files to patch dependency vulnerabilities
  • support node 22

Homebridge Dependencies

  • @homebridge/hap-client @ v1.10.2
  • @homebridge/node-pty-prebuilt-multiarch @ v0.11.14
  • @homebridge/plugin-ui-utils @ v1.0.3

v4.57.1 (2024-08-26)

UI Changes

  • hide and show config editor action buttons based on current action

UI Fixes

  • fix edge case of hiding child bridge setup (when plugin update is available)
  • fix pkg engines, take from installed version not npm

Other Changes

  • remove useless angular OnInits
  • created shared global defaults pattern to allow sharing defaults between server and ui (@NorthernMan54)

v4.57.0 (2024-08-26)

UI Changes

  • show UI messages when node 22 updates available
    • note that Homebridge, the UI, and plugins do not yet need to support Node.js 22
    • update notifications for Node.js 22 will only be shown if you are already running Node.js 22
  • add a Homebridge v2.0 readiness badge to each installed plugin card with a modal explaining what it means
    • a tick will show if you are running Homebridge v1 and the plugin has been marked as supported v2
    • a cross will show if you are running Homebridge v1 and the plugin has not been marked as supported v2
    • no icon will be shown if you are already running a Homebridge v2 beta version

Other Changes

  • EventEmitter memory leak warnings when you have a significant number of child bridges. (#2087) (@hjdhjd)
  • run improved linter on non-typescript files
  • remove unused .prettierrc file
  • updated dependencies
  • obtain verified plugin tarballs from homebridge/verified repo
  • ignore .cache folder when creating backup files (@paulk4633)
  • add xterm-addon-web-links to angular allowed cjs
  • fixes for angular build, fix for readiness icon

Homebridge Dependencies

  • @homebridge/hap-client @ v1.10.2
  • @homebridge/node-pty-prebuilt-multiarch @ v0.11.14
  • @homebridge/plugin-ui-utils @ v1.0.3

v4.56.4 (2024-06-25)

Other Changes

  • Temporarily add maintainers to package.json to handle NPM schema change (#2080) (@PatrickStankard)

v4.56.3 (2024-06-22)

Other Changes

  • Check that pkg.maintainers is defined before checking its length (#2069) (@PatrickStankard)

v4.56.2 (2024-04-27)

Fixed

  • shared use of commander between homebridge and UI

Other Changes

  • Prepare for tags with prefix of v
  • Update Discord Webhook
  • Update Pre Release Process
  • calculate GitHub release name, may differ with v or not

Homebridge Dependencies

  • @homebridge/hap-client @ v1.10.0
  • @homebridge/node-pty-prebuilt-multiarch @ v0.11.12
  • @homebridge/plugin-ui-utils @ v1.0.2

v4.56.1 (2024-04-03)

Bug Fixes

  • drop @homebridge/node-pty-prebuilt-multiarch to v0.11.12 (resolves git requirement)

Homebridge Dependencies

  • @homebridge/hap-client @ v1.10.0
  • @homebridge/node-pty-prebuilt-multiarch @ v0.11.12
  • @homebridge/plugin-ui-utils @ v1.0.2

v4.56.0 (2024-04-02)

UI Changes

  • improve power options button display (#1961) (@mkz212)
  • update credits modal with supporters
  • add warning to remove-single-cached-accessory (#1985) (@mkz212)
  • refactor backup and restore modals, separate items on settings page
  • standardise modal sizes
  • standardise warning sections on settings modals
  • minor adjustments to settings page
  • update icons on settings page (#1990) (@mkz212)
  • break-word in plugin config (#1993) (@mkz212)
  • Fix crash with missing homepage package.json property (#2013) (@regaw-leinad)
  • improve ui of settings page (#2016) (@mkz212)
  • improve ui of settings page (#2026) (@mkz212)
  • remove mdns interface tooltips
  • network interface widget: custom interface
  • fix status widget graphs
  • add 'report an issue' link to plugin menu
  • configurable action button class on confirm component
  • refactor widget settings view with styled checkboxes
  • refactor accessory info view with styled checkboxes
  • remove NPM/GitHub icons from plugin modals
  • refactor user add/edit with styled checkboxes
  • hide plugin logs menu item when plugin is disabled
  • refactor add room button and modal

Translation Changes

  • updates to uk.json language file (#1978) (#1979) (@xrust83)
  • updates to th.json language file (#1982) (@tomzt)
  • updates to fr.json language file (#1991) (@SonnyT72)
  • updates to ja.json language file (@yima0913)
  • Correct slow restart message (#2006) (@jamieburchell)
  • updates to es.json language file (#2020) (@AxelDreemurr)

Other Changes

  • improve GitHub actions
  • fixed Environment Info selection on bug and support templates
  • add wiki change request issue template
  • removed force of earlier version of bonjour-service as a fix has been implemented in latest version
  • updated release drafter template so releases do not start with a v
  • updated special plugin lists
  • check local dir for homebridge when running dev
  • dependency updates
  • update @homebridge/ dependencies
  • standardise CHANGELOG to same as homebridge
  • standardise README to same as other hb repos

v4.55.1 (2024-01-07)

Bug Fixes

  • Force earlier version of bonjour-service to resolve #1973 and #1975
    • If you experienced this issue, we would recommend you go into Homebridge Setting and turn off Homebridge 'Insecure' Mode (Enable Accessory Control) before upgrading, after you upgrade you can re-enable.

Translation Changes

  • updates to fr.json language file (#1974) (@SonnyT72)

Other Changes

  • attach artifacts to workflows
  • update issue templates

v4.55.0 (2024-01-06)

UI Changes

  • Add plugin log download button
  • Improve plugin card hyperlinks (#1918) (@jsiegenthaler)
  • Download logs option for when a plugin install/update/uninstall fails
  • revise system information icons (os/node)
  • accessory title fix (lights + windows) (#1933) (@mkz212)
  • improve spacing in plugin card
  • more items in homebridge settings
  • confirm restart after updating Homebridge instead of automatically restarting
  • improve child bridge sing/plu in dropdown
  • move backup/restore + users to hb settings
  • move hb/ui settings to main menu
  • create standard settings page + link at top
  • small changes to plugin card (based on feedback)
  • fix overflow in markdown changelog
  • plugin card updates
  • added credits link in status footer and modal for credits
  • added more aria-label attributes to buttons to improve accessibility
  • add link to homebridge wiki in logs on plugin action error
  • allow fan/fanv2 rotation speed to be a different unit than percentage
  • improve plugin sorting, with actionable plugins at the top
  • fix footer paddings for mobile and desktop (#1956) (@mkz212)
  • no need to restart if updating disabled plugin
  • standardise update modal header

Translation Changes

  • updates to pl.json language file (#1929) (@mkz212)
  • updates to de.json language file (@Staubgeborener)
  • updates to fr.json language file (@SonnyT72)
  • updates to de.json language file (#1953) (@Staubgeborener)
  • updates to pl.json language file (#1954) (@mkz212)

Other Changes

  • add passport as dependency to BE
  • revert ngx-monaco-editor dependency update
  • ui: update to angular v15
  • improve GitHub actions
  • Fix for backup service including npm's cache (#1949) (@sapireli)
  • updated dependencies
  • ignore .venv in hb backup files
  • updated Discord Webhooks so notifications are seperated for release and pre-release
  • update maximum file upload size to 25mb

v4.54.2 (2024-01-02)

Bug Fixes

v4.54.1 (2023-12-08)

Bug Fixes

  • Restore missing 'set up child bridge' option on plugin card when system doesn't automatically recommend it
  • Fix artifact attachment GitHub workflow

Other Changes

  • Do not attach artifacts to GitHub releases if the tarball is smaller than 10MB

v4.54.0 (2023-12-05)

Merry Christmas and Happy Holidays to all our users celebrating later this month! :christmas_tree:

Notable Changes

  • Homebridge UI removed from the plugins page
    • Status and update notifications moved to the status page (next to / under Homebridge itself)
    • UI settings is accessible from the main menu
  • Various changes to the plugin cards

UI Changes

  • add power options modal (#1820)
  • remove hb-ui card from plugins page (#1830)
  • add some support links (#1833)
  • add plugin logs feature (#1834)
  • update module headers (#1836)
  • add plugin homepage link to UI settings screen
  • add icons to main menu
  • Add All Config Options to UI Settings (#1838)
  • add spanner settings icons to hb+ui on status
  • add modal to explain unverified plugin status
  • refactor main page sub-icons
  • add new concept for plugin card with icons
  • always show 'Accessories' tab to show issue in UI if insecure mode is not enabled
  • for plugins that don't have a GitHub domain homepage, try parsing the bugs URL to be able to obtain release information

Thanks to @mkz212 for his contributions to the UI

Translation Changes

  • Add missing DE translations for child bridges (#1825) (@jsiegenthaler)

Also thanks to @mkz212 and @Staubgeborener for their contributions to the translation files

Other Changes

  • update GitHub release workflow (#1818)
  • add generic restart hb modal, future use (#1821)
  • Add Raspberry Pi 5 to list of Pi devices in bug-report template (#1824) (@jsiegenthaler)
  • add api work for plugin icons
  • update dependencies
  • save bugs link as part of IPackageJson type

v4.53.0 (2023-11-24)

Happy Thanksgiving to our American friends! :turkey:

  • ⚠️ The minimum version of Homebridge needed for this version of UI is v1.6.0. If you are running a lower version of Homebridge, you should consider updating before installing this UI update.

UI Changes

  • Add Child Bridge Pin Code (#1739)
  • standardise modal footers (#1753)
  • Fix table width, avoid overflow (#1758) (@jsiegenthaler)
  • add UI details to status widget (#1789)
  • modal pics + node update modal (#1806)

Translation Changes

  • i18n: Update fr.json (#1705) (@SonnyT72)

Other Changes

  • Add Alpha Releases (#1740)
  • update dependencies (#1745)
  • update GitHub release workflow (#1746)
  • ui lint sort imports and exports (#1750)
  • update lang sync - remove old translations (#1751)
  • various code improvements + simplifications (#1754)
  • remove node 11 polyfill from self-check (#1777)
  • remove old hb checks, import functions directly (#1780)
  • stricter lint rules in api and ui (#1783)
  • graceful fail when issue with node dist list response (#1800)
  • Update node-pty-prebuilt-multiarch to 0.11.12

v4.52.3 (2023-11-14)

Bug Fixes

  • Fixes for #1698, update-node failing with npm not found

v4.52.2 (2023-11-11)

Notable Changes

  • Prevent the UI from updating when running an unsupported version of Node.js
    • This mimics the behaviour of updating Homebridge itself
    • The option of 'Update Anyway' will still appear for other plugins when running an unsupported version of Node.js
    • GLIBC Version is now cached
  • When uninstalling a plugin, it will also be removed from the disabled plugin list if it was previously disabled

UI Changes

General

  • Fixed icon widths throughout UI
  • Updated menu (thanks @mkz212!)
    • Added links to main dropdown menu: 'Logs' and 'Restart Homebridge' + reordered list
    • Changed the menu layout order
    • Made the dropdown darker in dark mode (#1660)
    • Username is now displayed by logout Menu option

Status Page

  • Updated default layout
  • System Information Widget
    • Update ordering of rows
    • Added Node.js Path and Plugin Path rows
    • Added alert icon and modal when running an older OS that cannot update to Node.js 18/20
    • Added alert icon and modal when not running in service mode
  • Homebridge Widget
    • Added ability to scroll Homebridge widget (#1651)
    • 'Update available' icons are now up-arrows to match plugins page

Plugins Page

  • Enhanced the 'Restart Homebridge Now' modal to now Show 'Restart Child Bridges' modal after any plugin update if that plugin is set up as a child bridge
  • Change plugin options dropdown icon to vertical ellipsis for consistency with restart Homebridge icon in top menu
  • Move plugin homepage link to plugin options dropdown
  • Move Homebridge UI API link to plugin options dropdown
  • Hide 'Donate' and 'Verified' text (on plugin tiles) on small screens
  • 'Verified' text on plugin tile now opens a modal rather than linking to Homebridge wiki
  • When Update Availble/Beta Update Available are available an arrow icon is now displayed by Plugin menu icon
  • Added icons to plugin statuses: 'Installed' and 'Not Installed'

i18n Changes

  • The following new language strings have been added to each language file - calling on all our translators to continue your hard work!
    • ADDED:
      • child_bridge.label_child_start
      • child_bridge.label_child_stop
      • menu.hbrestart.confirm_button
      • menu.hbrestart.confirmation
      • menu.hbrestart.title
      • menu.linux.label_logs
      • plugins.button_api_documentation
      • plugins.button_homepage
      • plugins.manage.child_bridge_button_restart_now
      • plugins.manage.child_bridge_button_restart_now_one
      • plugins.manage.child_bridge_restart_success
      • plugins.manage.child_bridge_restart_failed
      • plugins.manage.message_thanks_for_updating_restart_child_bridges
      • plugins.manage.modal_verified_cta
      • plugins.manage.modal_verified_message
      • plugins.manage.modal_verified_title
      • plugins.node_update_homebridge_ui_upgrade_and_try_again
      • status.widget.systeminfo.label_disabled
      • status.widget.systeminfo.label_enabled
      • status.widget.systeminfo.label_glibc_warning
      • status.widget.systeminfo.label_no
      • status.widget.systeminfo.label_nodejs_path
      • status.widget.systeminfo.label_yes
      • status.widget.systeminfo.modal_glibc_cta
      • status.widget.systeminfo.modal_glibc_message
      • status.widget.systeminfo.modal_glibc_title
      • status.widget.systeminfo.modal_servicemode_cta
      • status.widget.systeminfo.modal_servicemode_message
      • status.widget.systeminfo.modal_servicemode_title
    • UPDATED:
      • plugins.manage.message_thanks_for_updating_restart
      • plugins.donate.message_learn_more
      • status.message_code_scan_instructions
  • i18n: Update pl.json (#1633)
  • i18n: Update fr.json (#1629)
  • i18n: Update es.json (Improves Spanish localization) (#1632)

Other Changes

  • Updated dependencies, including @homebridge/node-pty-prebuilt-multiarch to 0.11.10 (thanks @NorthernMan54!)

v4.52.1 (2023-11-04)

Other Changes

  • i18n: Update de.json (#1627)

Bug Fixes

  • Fix text in post-plugin-update modal which wasn't showing translated strings properly
  • Revert HomeKit code formatting change

v4.52.0 (2023-11-04)

Notable Changes

  • Show UI and plugin updates for newer beta versions when already running a beta version of the plugin
    • Note: this only works when a plugin uses a beta NPM tag for beta releases
  • Show 'Restart Homebridge Now' modal (with additional messaging for child bridges) after any plugin update, not just the UI
  • Update HomeKit Setup Code Format: 1234-5678, making it more consistent with the Home App #1612

i18n Changes

  • The following new language strings have been added/updated to each language file - calling on all our translators to continue your hard work!
    • ADDED:
      • plugins.manage.label_release_notes
      • plugins.manage.label_release_notes_beta
      • plugins.manage.message_thanks_for_updating_restart
      • plugins.status_update_beta_available
    • UPDATED:
      • plugins.manage.message_thanks_for_updating

Other Changes

  • hb-service will now refuse to install node versions less than 16.18.0
  • Plugin node warning screen will appear when running a version of node lower than 18.15.0 (bumped up from 14.15.0)
  • UI node warning screen will appear when running a version of node lower than 18.15.0 (bumped up from 10.17.0)
  • Obtain correct beta branch name for Homebridge (and UI) (#212b3eb)
  • Rename pre-release npm tag from test to beta for consistency with other Homebridge repositories (#86ea73f)
  • Updated dependencies
  • Update @homebridge/node-pty-prebuilt-multiarch to version v0.11.8 (updated build process and back-level support for Synology DSM devices)

v4.51.2 (2023-10-27)

Bug Fixes

  • Improved guard rails around the Node.js 20 update for environments that can not support Node.js 20 (#1604)
  • Include commentary in the release notes about the possibility of needing to run sudo hb-service rebuild after updating, and how to determine if your system is compatible with Node.js 20.

v4.51.1 (2023-10-25)

Bug Fixes

  • Blocks update-node from updating to version 20 on versions of Linux that don't support it and prevents this issue node: /usr/lib/arm-linux-gnueabihf/libstdc++.so.6: version 'GLIBCXX_3.4.26' not found (required by node) (#3453)
  • Fix for unable to update NodeSource based Node.js version (#1603)
  • Colon Markdown emojis are not parsed as they are on GitHub (#1601)
  • Prevent tooltip from displaying after Node.js modal (#1600)

v4.51.0 (2023-10-23)

Notable Changes

  • Node Support

    • ⚠️ Node 16 has reached end-of-life and is no longer supported by the Homebridge UI.
      • Starting with v4.51.0, the Homebridge UI will no longer work with Node 16, only Node 18 and 20
      • Homebridge UI follows the same Node support schedule as Homebridge. See the How-To-Update-Node.js page in the Homebridge wiki for more information
  • Plugins

    • Use plugin display name if available (#1582)

Other Changes

  • System:
    • Fixes for Script https://deb.nodesource.com/setup_X is now deprecated ( #1586 #1560 #1589 )
    • Updated backend dependencies (#1571 and #1569)
    • Updated frontend dependencies (#1572)
    • Update @homebridge/node-pty-prebuilt-multiarch to version v0.11.7 ( Node 20 Support and upstream refresh )

v4.50.6 (2023-09-28)

Bug Fixes

  • System: Update comparison to timing safe (1535)

Other Changes

  • i18n: Update pt.json (1503)
  • i18n: Use verb form for buttons and menu items (1533)
  • i18n: Wait for custom UI (1526)
  • Updated npm dependencies

v4.50.5 (2023-08-19)

Notable Changes

  • Plugins: Add singular plug-in label (1458)

Bug Fixes

  • System: Fixed nested arrays settings (1511)
  • Plugins: Homebridge UI now Waits for custom UI (1523)

Other Changes

  • i18n: Document the default port/address that you can access the UI in your web browser
  • i18n: Improve translations (1459)
  • i18n: Update zh-CN.json (1503)

v4.50.4 (2023-05-12)

Notable Changes

  • System: Updates to workflow release process

v4.50.3 (2023-05-12)

Notable Changes

  • System: Transfer of homebridge-config-ui-x support to the homebridge community. Tks Oznu for your efforts on this package.

Bug Fixes

  • Backups: Restore never starts on version 4.50.2 (#1457)
  • System: hb-service update-node issue: Stops homebridge from starting (#106)

Other Changes

  • i18n: No apostrophe in possessive "its" (1450)
  • i18n: Update de.json (1477)

v4.50.2 (2022-11-10)

Notable Changes

  • Homebridge: Add systemd-resolved Advertiser to UI (#1430)

Bug Fixes

  • Backups: Backups now ignore symlinks, sockets, pipes etc.

v4.50.1 (2022-08-09)

Bug Fixes

  • Dashboard: Fix an issue displaying the log viewer and terminal widgets on Chrome > 104 (#1400)
  • Backups: Fixed an issue restoring backups when the Homebridge storage directory is a symbolic link
  • Backups: All symbolic links are de-referenced when performing a backup (the raw symlink is backed up, not what it pointed to)

Other Changes

  • i18n: Improvements to Ukrainian language translations (#1390)
  • i18n: Improvements to French language translations (#1393)
  • i18n: Improvements to Spanish language translations (#1396)
  • i18n: Improvements to German language translations (#1399)

v4.50.0 (2022-07-16)

Breaking Changes

  • Node.js v14.15.0 or later is REQUIRED - See How To Update Node.js
  • Dropped support for Node.js versions prior to v14. Do not update to this version if you are not running v14.15.0 or later

Other Changes

  • i18n: Improvements to Swedish language translations (#1380)
  • i18n: Improvements to Polish language translations (#1389)
  • Updated npm dependencies

Bug Fixes

  • Backups: Exclude .npmrc files from backups
  • Plugins: A plugin with a custom user interfaces will have it's optional customUiPath property re-evaluated when the package version changes (#1379)
  • Plugins: Prevent a plugin using symlink to define a customUiPath outside it's root directory
  • Plugins: Changed "install previous version" to "Install Alternate Version" (#1385)
  • Auth: Fixed form validation for autofilled username and password (#1388)

v4.49.0 (2022-07-08)

Notable Changes

  • Plugins Faster, and hopefully more reliable, updater and installer for Verified Homebridge Plugins exclusively on the following platforms:
    • Debian-based Linux (via apt package): requires apt package update (=>1.0.27)
    • Docker: requires image update (=>2022-07-08)
    • Synology DSM 7: requires package update via DSM Package Center (=>3.0.7)
    • If the new install / update process fails, it will automatically fall back to using the standard npm update method

Other Changes

  • i18n: Improvements to Italian language translations (#1373)
  • i18n: Improvements to Korean language translations (#1374)
  • i18n: Improvements to Korean language translations (#1375)

Bug Fixes

  • Backups: Fixed an issue that could prevent backups being created on Synology DSM due to not being able to read the #recycle directory
  • System: Set a 60-second timeout on the pre-start job to clean up stale temporary npm directories on Linux running via hb-service; this should fix the errors some users were seeing when the task took more than the 90 seconds systemd allows by default (#1371)

v4.48.1 (2022-06-24)

Notable Changes

  • System Faster, and hopefully more reliable, updater for the Homebridge UI on macOS, Linux, Docker and FreeBSD
    • This will only apply to updates after v4.48.0, not updating to v4.48.0
    • If the new update process fails, it will fall back to using the standard npm update method automatically
    • Linux (via apt package): requires apt package update (=>1.0.25)
    • Linux / macOS / FreeBSD (setup via hb-service install): no changes required
    • Docker: may require image update (=>2022-06-24)
    • Synology DSM 7: requires package update via DSM Package Center (=>3.0.5)

Other Changes

  • i18n: Improvements to Thai language translations (#1364)

v4.47.0 (2022-06-15)

Notable Changes

  • Auth: Login wallpaper is now a solid colour matching the users current theme, custom wallpaper images are still used if configured
  • System: Stale temporary npm directories that prevent the UI and other plugins from updating (npm ERR! code ENOTEMPTY) will be removed when doing a full service restart for users running on Linux with hb-service

Other changes

  • i18n: Improvements to Thai language translations (#1354)
  • i18n: Improvements to Polish language translations (#1361)

Bug Fixes

  • Dashboard: Fix some font size scaling issues (#1360)

v4.46.0 (2022-05-27)

Notable Changes

  • System: @ohmantics added FreeBSD support to hb-service (#1349)
    • Users running FreeBSD can now set up Homebridge as a service using the hb-service install command
    • Also supports running inside TrueNAS Jails (tested with a FreeBSD 13.1 Jail)

Bug Fixes

  • Backups: Fixed a bug preventing the storage directory from being backed up when it was a symbolic link
  • Plugins: Allow the modal to be closed when a plugin install or upgrade fails

v4.45.0 (2022-05-21)

Notable Changes

  • Plugins: Child bridge status and controls now appear on the plugin tile
    • If a plugin has multiple child bridges, the status indicator shows the least favourable status
    • Clicking the restart button on the plugin tile will restart all the plugin's child bridges

The following features have been added, but will not be active until the upcoming release of Homebridge v1.5.0 is installed:

  • Plugins: If a child bridge is not paired with HomeKit, a pairing icon will show on the plugin tile
  • Plugins: Add ability to stop / start a plugin's child bridges
  • Plugins: When disabling a plugin, any of its child bridges will be stopped
  • Plugins: When enabling a plugin, any of its child bridges already registered in the current Homebridge process will be re-started

Other changes

  • Plugins: Prevent closing the modal when a plugin install or update is in progress
  • i18n: Improvements to Czech language translations (#1343)
  • i18n: Improvements to German language translations (#1345)
  • i18n: Improvements to Polish language translations (#1125)

Bug Fixes

  • Backups: If a backup fails, the temporary directory it created is removed

v4.44.1 (2022-05-14)

Bug Fixes

  • Auth: Fix a bug that prevented the 2FA prompt from showing up when logging in

v4.44.0 (2022-05-13)

Notable Changes

  • System: Notify users running on a Raspberry Pi if their device is reporting under-voltage events
  • System: Added a first time setup wizard that allows user to create a Homebridge UI user account or restore from an existing backup
  • Auth: The default credentials of admin / admin are no longer set for new installs

Other changes

  • i18n: Improvements to Italian language translations (#1333)
  • i18n: Improvements to Indonesian language translations (#1336)

v4.43.3 (2022-05-07)

Bug Fixes

  • Plugins: Fixed a bug where local environment variables were stripped from the server side scripts of custom plugin user interfaces (oznu/homebridge-syno-spk#85)

Other changes

  • i18n: Improvements to Dutch language translations (#1330)

v4.43.2 (2022-04-29)

Other Changes

  • i18n: Improvements to German language translations (#1319)
  • Dashboard: Start showing Node.js update warning icon for users running < Node.js v14.15.0
  • Dashboard: Removed npm version from the System Information widget
  • System: Changes to support Homebridge apt package installation
  • System: Fresh installations on Linux will have the default mdns advertiser set to avahi if the avahi-daemon service is running

v4.43.1 (2022-04-23)

Bug Fixes

  • UI: Fixed a bug preventing modals from closing correctly (#1317)

Other Changes

  • System: The hb-service update-node command will now check glibc v2.28 or later is present on Linux systems before allowing an update to Node.js 18+
  • System: The hb-service update-node will now check for macOS 10.15 Catalina or later before allowing an update to Node.js 18+

v4.43.0 (2022-04-14)

Notable Changes

  • Dashboard: New "Network Activity" widget option added by @seidnerj (#1292)

Other Changes

  • i18n: Improvements to Portuguese language translations (#1282)
  • i18n: Fixed typo (#1315)
  • Accessory Control: Fix alignment of light sensor tile information (#1285)
  • Accessory Control: Fix light sensor rounding (#1295)
  • Accessory Control: Fix a bug where the battery service could display the charge level as null (#1269)
  • System: The hb-service update-node command now works on the native Homebridge Synology DSM Package (via integrated terminal only)
  • Updated npm dependencies

v4.42.0 (2022-01-20)

Notable Changes

  • i18n: Hebrew (he) language added by @blackcolt (#1258)
  • Accessory Control: @Feilner added support for Smoke Sensor accessory types (#1263)
  • Homebridge: Added the ability to select the avahi mdns advertiser when running Homebridge 1.4.x or later on Linux based systems (#1266)

Other Changes

  • i18n: Improvements to French language translations (#1260)
  • Minor changes to support a native Homebridge Synology DSM Package

v4.41.5 (2021-12-18)

Bug Fixes

  • Fixed a type error on startup on low powered ARM devices (such as the Raspberry Pi Zero W) (#1251)

Other Changes

  • Accessibility improvements (#1226)
  • Increase timeout for requests made to npm from 5 seconds to 10 seconds.

v4.41.4 (2021-12-12)

Other Changes

v4.41.3 (2021-11-25)

Bug Fixes

  • System: Added a fix to the hb-service update-node command to prevent it breaking npm when upgrading from Node 14 to 16

Other Changes

  • i18n: Improvements to Ukrainian language translations (#1197)
  • i18n: Improvements to Thai language translations (#1200)
  • i18n: Improvements to Traditional Chinese language translations (#1240)
  • Plugins: The following features have been added to assist plugin developers building custom plugin user interfaces:
    • The "loading" spinner is now correctly shown on top of schema generated forms (#1198)

v4.41.2 (2021-07-30)

Other Changes

  • i18n: Ukrainian (uk) language added by @xrust83 (#1190)
    • The Homebridge UI is now available in 26 different languages!
  • i18n: Improvements to Thai language translations (#1159)
  • i18n: Improvements to Italian language translations (#1166)
  • Updated npm dependencies

v4.41.1 (2021-04-27)

Other Changes

  • i18n: Improvements to Catalan language translations (#1138)
  • i18n: Improvements to Brazilian Portuguese language translations (#1139)
  • i18n: Improvements to Thai language translations (#1141)
  • i18n: Improvements to Simplified Chinese language translations (#1153)
  • Accessory Control: Updated accessory categories (#1154)
  • System: Preliminary support for Node.js 16 (please continue to use Node.js v14.16.1 LTS for now)

v4.41.0 (2021-03-22)

Notable Changes

  • Dashboard: The Homebridge status shown on the dashboard will now instantly reflect the current Homebridge status
    • As additional status of Starting has been added, which is shown when the Homebridge process has been spawned, but not yet fully loaded
    • These changes will only be enabled when combined with hb-service and Homebridge v1.3.3 or later

Other Changes

  • i18n: Thai (th) language added by @tomzt (#1114)
    • The Homebridge UI is now available in 25 different languages!
  • i18n: Improvements to Slovenian language translations (#1116)
  • i18n: Improvements to Indonesian language translations (#1117)
  • i18n: Improvements to French language translations (#1121)
  • i18n: Improvements to Spanish language translations (#1122)
  • i18n: Improvements to Portuguese language translations (#1124)
  • i18n: Improvements to Polish language translations (#1125)
  • i18n: Improvements to German language translations (#1127)
  • i18n: Improvements to English language translations (#1130)
  • i18n: Improvements to Traditional Chinese language translations (#1133)
  • i18n: Improvements to Simplified Chinese language translations (#1135)

API Changes

  • The /api/status/homebridge endpoint can now return an additional status of pending.

v4.40.0 (2021-03-08)

Notable Changes

  • Accessory Control: @Feilner added support for Humidifier / Dehumidifier accessory control in the UI (#1100)

Other Changes

  • Plugins: Better checking for release notes before an update (#1103)
  • System: Handle the server time being different from the client (browser) time
  • i18n: Improvements to French language translations (#1110)
  • i18n: Improvements to Polish language translations (#1111)
  • i18n: Improvements to Portuguese language translations (#1112)

v4.39.1 (2021-02-25)

Other Changes

  • i18n: Improvements to Polish language translations (#1078)
  • i18n: Improvements to Spanish language translations (#1079)
  • i18n: Improvements to German language translations (#1081,#1090)
  • i18n: Improvements to French language translations (#1084)
  • i18n: Improvements to Catalan language translations (#1087)
  • i18n: Improvements to Portuguese language translations (#1094)
  • i18n: Improvements to Dutch language translations (#1095)
  • Plugins: Plugin install/update/uninstall logs are now more readable on mobile devices (#1097)

Bug Fixes

  • Fixed an issue where Homebridge accessories were not showing up in the UI after upgrading to Homebridge v1.3.x (#1093)
  • Fixed an issue where some valid network interfaces were not showing up in the network interface selector (#1096)
  • Fixed an issue running the UI on Linux systems without outdated libstdc++ libraries (#1086)

v4.39.0 (2021-02-15)

Other Changes

  • Plugins: Added the ability to view and edit the raw JSON config for an individual plugin (accessed via the spanner drop down on the plugin tile, non-mobile devices only)
  • Plugins: Limited the plugin update check concurrency to the number of CPU cores, this should reduce the chance of an update check timeout for users on low powered devices (such as the Raspberry Pi Zero W) (#1020)
  • Backups: Scheduled backups now happen at a random time between 12am and 6am in your server's local timezone (instead of 1:15am) - the next backup time will be shown in the UI on the Scheduled Backups modal (#1020)
  • i18n: Improvements to Simplified Chinese language translations (#1062)
  • i18n: Improvements to Portuguese language translations (#1069)
  • i18n: Improvements to Polish language translations (#1072)
  • i18n: Improvements to French language translations (#1074)

Bug Fixes

  • Accessory Control: Irrigation systems now only show as running when they are running (#1056)

Homebridge v1.3.0 Features

These features will appear in once Homebridge v1.3.0 or later is installed (currently in beta):

  • Homebridge: Added the ability to swap between the ciao and bonjour-hap mdns advertisers

v4.38.0 (2021-02-06)

Other Changes

  • i18n: Improvements to Polish language translations (#1047,#1049,#1058)
  • i18n: Improvements to Spanish language translations (#1055)
  • Homebridge: The dashboard will now show when a newer beta release is available (only for users currently running a beta version of Homebridge)

Bug Fixes

  • Fixed an issue that would prevent the UI from rendering in some older browsers when it was accessed via an IP address

Homebridge v1.3.0 Features

These features will appear in once Homebridge v1.3.0 or later is installed (currently in beta):

  • Plugins: Added the ability to configure, manage, and restart child bridges
    • Child bridges allow you to run any plugin's platform or accessory as an isolated child bridge without having to manage multiple Homebridge instances
  • Dashboard: Added a new Child Bridge Status widget the dashboard for hb-service users that shows the current status of a child bridge (down, pending, ready) and allows you to restart an individual child bridge

v4.37.0 (2021-01-30)

Notable Changes

  • i18n: Macedonian (mk) language added by @dimovskidamjan (#1011)
    • The Homebridge UI is now available in 24 different languages!
  • Plugins: The following features have been added to assist plugin developers building custom plugin user interfaces:
    • Added an option to retrieve a list of cached accessories for the plugin using the homebridge.getCachedAccessories method

Other Changes

  • i18n: Improvements to Portuguese language translations (#1014,#1034,#1038)
  • i18n: Improvements to Polish language translations (#1032,#1036)
  • i18n: Improvements to French language translations (#1035,#1037)
  • i18n: Improvements to Catalan language translations (#1042)
  • i18n: Improvements to Spanish language translations (#1039)
  • i18n: Improvements to Turkish language translations (#1041)
  • i18n: Improvements to Traditional Chinese language translations (#1045)

Bug Fixes

  • Dashboard: The battery accessory type is now correctly displayed in the Accessories widget (#998)

Homebridge v1.3.0 Features

These features will appear in once Homebridge v1.3.0 or later is installed (currently in beta):

  • Homebridge: Added the ability to swap between the ciao and bonjour-hap mdns advertisers
  • Plugins: Added the ability to disable plugins without having to uninstall them or remove their config from the Homebridge config.json file (#287,#790,#791,#864,#931,#990,#1029)

v4.36.0 (2020-12-07)

Notable Changes

  • Homebridge: Users running Homebridge v1.2.x will now be prompted to update to Homebridge v1.2.4

Other Changes

  • i18n: Improvements to Japanese language translations (#980)

Bug Fixes

  • Auth: Fix an issue that prevented the "Login" button from being enabled when autofilling credentials on iOS (#993)

v4.35.0 (2020-11-30)

Notable Changes

  • i18n: Korean (ko) language added by @thankee (#976)
    • The Homebridge UI is now available in 23 different languages!

Other Changes

  • i18n: Improvements to Japanese language translations (#978)

Bug Fixes

  • Plugins: Custom plugin user interfaces now work correctly in older browsers that do not support the EventTarget constructor
  • Plugins: Ensure @eaDir folders are removed from the /homebridge/node_modules folder when running with Docker on Synology DSM (#970)
  • Plugins: Attempt to automatically clear the npm cache if a UI update fails (#923)
  • System: Lockdown the systeminformation dependency version (#969)

v4.34.0 (2020-11-20)

Notable Changes

Other Changes

  • i18n: Improvements to Simplified Chinese language translations (#952)
  • i18n: Improvements to Catalan language translations (#953)
  • i18n: Improvements to French language translations (#955)
  • i18n: Improvements to Italian language translations (#957)
  • i18n: Improvements to Polish language translations (#962)

Bug Fixes

  • Backup/Restore: Ensure the UI is restarted along with the bridge after restoring a backup regardless of how the user triggers a restart (#963)

v4.33.0 (2020-11-15)

Notable Changes

  • Accessory Control: @Feilner added support for Door and Window accessory control in the UI (#945)
  • Accessory Control: @Feilner added accessory icons for Stateless Programmable Switches (#951)
  • Plugins: (BETA) The following features have been added to assist plugin developers building custom plugin user interfaces:
    • Added an option to toggle the display of the schema-generated config form below the plugin's custom user interface - see docs
    • Added the ability to load the plugin's custom ui from a local development server (such as the Angular/Vue/Webpack dev servers) - see docs
    • Added the ability to customise the location of the plugin's custom ui assets using the customUiPath property in the config.schema.json

Other Changes

  • i18n: Improvements to Simplified Chinese language translations (#942)
  • i18n: Improvements to German language translations (#946)
  • i18n: Improvements to Spanish language translations (#950)
  • API: Added REST API endpoints to look up and update the config for a single plugin, see the Swagger API documentation for details
  • System: Display a warning in the UI when the client (browser) is running a newer version than the server - this can happen if the service is not restarted after updating the Homebridge UI

v4.32.0 (2020-11-06)

Notable Changes

  • Plugins: (BETA) Added the ability for plugin developers to create fully custom configuration user interfaces for their plugins
    • This is an optional feature developers can use if they need more advanced functionality than the current config.schema.json generated form provides
    • Developers can use standard HTML / CSS and JavaScript (or even a front end framework like Vue, Angular or React) to build their user interfaces
    • Developers can also create a server-side script which accepts requests from their plugin user interface
    • See the documentation for further information
  • Homebridge: Added the ability to select which interfaces Homebridge should advertise and listen on (this feature will appear in Homebridge Settings when the upcoming release of Homebridge v1.3.0 is installed)

Bug Fixes

  • Themes: When using dark mode, readonly inputs in a Plugin's Settings GUI are now distinguishable from editable inputs

Other Changes

  • Backup/Restore: Added the scheduledBackupDisable option to allow users to disable the automated daily instance backups (#938)
  • i18n: Improvements to Catalan language translations (#919)
  • i18n: Improvements to Simplified Chinese language translations (#927,#936)
  • i18n: Improvements to Italian language translations (#928)
  • i18n: Improvements to Polish language translations (#929,#935)
  • i18n: Improvements to French language translations (#937)
  • i18n: Improvements to Spanish language translations (#939)

v4.31.0 (2020-10-28)

Notable Changes

  • Backup/Restore: Full instance backups are now automatically made daily (01:15) (#660)
    • Backup archives will be kept for 7 days before being removed
    • Backup archives will be stored in your Homebridge config folder (./backups/instance-backups)
    • Users can customise the directory that backups are saved to by setting the scheduledBackupPath option - this allows you to have the automated backups archives saved to a network share or backup drive
    • Users can download these scheduled backups by opening the existing Backup / Restore tool
    • Added REST API endpoints for getting the list of automated backups, and downloading an existing backup archive
    • See the Homebridge Backup and Restore wiki article for further information about instance backups
  • hb-service: Added full support for Enterprise / Red Hat / CentOS / Fedora Linux distributions - wiki guide here

Other Changes

  • Config Editor: When loading a previous version of the config.json, a diff will be shown to highlight the changes from the current config and the one that will be restored (#910)
  • Config Editor: Previous versions of the config.json file more than 60 days old will be periodically be deleted to remove the need for manual maintenance (#732)
  • User Accounts: You can now change the login username of existing user accounts
  • i18n: Improvements to French language translations (#916)
  • i18n: Improvements to Spanish language translations (#917)
  • i18n: Improvements to Polish language translations (#918)

v4.30.0 (2020-10-21)

Notable Changes

  • i18n: Catalan (ca) language added by @bwp91 (#892)
    • The Homebridge UI is now available in 22 different languages!
  • Themes: Added 11 more dark mode theme options with various colour accents (#883)

Bug Fixes

  • System: Initial support for Node.js v15 and npm v7, however please stay on the current LTS version of Node.js (currently v12.19.0) (#904)
  • Config Editor: Fixed a bug that prevented the purging of config.json backups (#898)
  • Ring Plugin: Fixed an issue that prevented two-factor authentication codes with leading zeros from being accepted when linking a Ring Account (#dgreif/ring#471)

Other Changes

  • Config Editor: Updated the config editor hover help text to let users know it's possible to define an interface or an IP for the mdns interface (#899)
  • i18n: Improvements to Slovenian language translations (#889)
  • i18n: Improvements to Simplified Chinese language translations (#890)
  • i18n: Improvements to Spanish language translations (#891,#900)
  • i18n: Improvements to French language translations (#893)
  • i18n: Improvements to Italian language translations (#894)
  • i18n: Improvements to German language translations (#895)
  • i18n: Improvements to Japanese language translations (#897)

v4.29.0 (2020-10-13)

Notable Changes

  • Plugins: Added the ability to roll back to a previous version of a plugin, or install the beta/test version of a plugin
  • Homebridge: Added the ability to roll back to a previous version of Homebridge, or install the latest beta version of Homebridge (#877)
    • Click the Homebridge version on the status dashboard to access this feature
  • Config Editor: Automatic backups of the config.json file are now saved to ./backups/config-backups/ to reduce clutter in the Homebridge storage folder (#732)
    • Existing config backup files will be moved on next restart
  • Restart: Made it more obvious which button to click when you need to restart Homebridge
  • Restart: The restart page now shows separate statues for the UI and Homebridge
  • Restart: Users running with hb-service will now be prompted to view the Homebridge logs if the Homebridge service is taking a long time to come back online after a restart
  • i18n: Brazilian Portuguese (pt-BR) language added by @zearthur99 (#880)
    • The Homebridge UI is now available in 21 different languages!

Other Changes

  • Plugins: Minor cosmetic improvements to the plugins settings GUI
  • i18n: Improvements to French language translations (#881,#882)
  • i18n: Improvements to Polish language translations (#884,#886)

v4.28.1 (2020-10-08)

Notable Changes

  • Plugins: The plugin-specific JSON config editor will now automatically correct invalid JSON in more scenarios

Other Changes

  • Auth: Some changes to the "No Authentication Required" mode (#865)
  • i18n: Improvements to German language translations (#845)
  • i18n: Improvements to Spanish language translations (#867)
  • i18n: Improvements to Traditional Chinese language translations (#868)
  • i18n: Improvements to Polish language translations (#874)
  • i18n: Improvements to Italian language translations (#876)
  • i18n: Improvements to Simplified Chinese language translations (#878)

v4.28.0 (2020-10-01)

Notable Changes

  • Plugins: The Settings action button will now appear on all plugins, even if they don't implement the Plugin Settings GUI
    • For most plugins that don't implement the Plugin Settings GUI, the user will now be shown a config editor where they can manage the config just for that plugin
  • Plugins: Dramatically increased the number of plugins which the Homebridge UI can offer to automatically remove the config for when uninstalling the plugin

Other Changes

  • API: Added REST API endpoints to look up the plugin type and plugin alias that are needed to configure the plugin, see the Swagger API documentation for details

v4.27.2 (2020-09-25)

Notable Changes

  • Backup/Restore: When restoring a backup, the original plugin version will be preserved

Other Changes

  • i18n: Improvements to Spanish language translations (#837)
  • i18n: Improvements to German language translations (#834)
  • i18n: Improvements to Swedish language translations (#850)
  • API: Added REST API endpoints to look up a single plugin from NPM, see the Swagger API documentation for details

Bug Fixes

  • hb-service: The Homebridge version is now reflected in the HB Supervisor logs after an update (#848)
  • User Management: Fixed a typo in the toast error message when loading users (#859)
  • Plugins: Resolved an issue discovering the npm path on certain Windows installations (#851)

v4.27.1 (2020-09-01)

Other Changes

  • i18n: Improvements to Dutch language translations (#827)
  • i18n: Improvements to French language translations (#828)
  • i18n: Improvements to English language translations (#829)

Bug Fixes

  • Plugins: Settings GUI: Fixed a bug that caused the cursor to go to the end of the text input field when editing
  • Plugins: Fixed a bug that resulted in the verified plugins list being updated more frequently than it should have been

v4.27.0 (2020-08-25)

Other Changes

  • Plugins: Partnered with homebridge-nest-cam to integrate the "issue token" retrieval process into the UI (may require plugin update)
  • API: Added REST API endpoints to list and control Homebridge accessories, see the Swagger API documentation for details
  • i18n: Improvements to Italian language translations (#822,#825)
  • i18n: Improvements to Simplified Chinese language translations (#823)
  • i18n: Improvements to Polish language translations (#824)

Bug Fixes

  • Plugins: Plugins are now properly sorted in Firefox (#762)

v4.26.0 (2020-08-19)

Bug Fixes

  • Plugins: Fix an issue rendering the title of an array in a plugin's config.schema.json (#777)

Other Changes

  • hb-service: Further improvements towards ensuring the UI is always accessible
  • Dashboard: CPU temperature unit of measure can now optionally be set to differ from the system default (#783)
  • Updated npm dependencies
  • Auth: Improve two-factor authentication autocomplete (#819)

v4.25.2 (2020-08-14)

Bug Fixes

  • Fix a bug that caused the UI not to load when it's debug mode was enabled (#811)

Other Changes

  • i18n: Improvements to Indonesian language translations (#810)

v4.25.1 (2020-08-10)

Node.js Version

  • Dropped support for Node.js < 10.17.0
  • Node.js versions 13.0.0 through 13.6.0 are not supported

Notable Changes

  • Plugins: Added the ability for developers of verified plugins to display ways users can support them if they wish
  • hb-service: Additional log management features for users running Homebridge with hb-service only:
    • Download the full Homebridge log file from the Log Viewer tab (#795)
    • Truncate/empty the Homebridge log file from the Log Viewer tab

Other Changes

v4.24.0 (2020-07-22)

Notable Changes

  • i18n: Bahasa Indonesia translation added by @dwaan (#760)

Bug Fixes

  • Accessory Control: Fixed an issue with HeaterCooler control (#772)

v4.23.2 (2020-06-29)

Bug Fixes

  • Log Viewer: Fixed an issue that prevented scrolling back in Safari (#755)
  • Dashboard: Layout is locked by default on iPad Pro (#756)

v4.23.1 (2020-06-26)

Notable Changes

  • Auth: Two-Factor Authentication codes are now only valid for a single login only
  • Auth: Two-Factor Authentication codes are now valid for a window of +1

Other Changes

  • System: The hb-service update-node command now explains why it cannot run on Alpine Linux, rather than showing a generic message that the platform is not supported (#745)
  • Updated npm dependencies

v4.23.0 (2020-06-18)

Bug Fixes

  • Accessory Control: Fahrenheit temperature display units are now rounded to one decimal place (#741)

Other Changes

  • System: (BETA) Added a command to hb-service to allow users to easily update their systems Node.js version to the latest LTS version
    • The command will work out where you currently have Node.js installed, and how you installed it, so you don't end up with multiple versions of Node.js installed in different places
    • The command can be used by all Homebridge users, not just those running Homebridge under hb-service
    • Supports macOS (excluding brew / other non-standard installs) and most Linux distributions (binary or from NodeSource repos)
    • Will not change your system unless it knows how to update safely
    • Update to latest LTS: sudo hb-service update-node
    • Install specific version: sudo hb-service update-node 10.17.0

v4.22.0 (2020-06-09)

Notable Changes

  • Accessory Control: Added support for Heater Cooler accessory type
  • Accessory Control: Current temperature is now displayed with one decimal point (#376)

Other Changes

  • Plugins: Improvements to the homebridge-ring plugin authorisation UI (#734)
  • Updated npm dependencies
  • hb-service: Improvements to the log viewer and log rotation management (#731)
  • i18n: Improvements to Portuguese language translations (#716)
  • i18n: Improvements to Russian language translations (#721, #724)
  • i18n: Improvements to German language translations (#730)
  • Login: Login wallpaper now properly covers larger screens (#723)

v4.21.0 (2020-05-27)

Notable Changes

  • API: Added Swagger API Documentation; you can access this via /swagger (this is the same API already in use by the web client)
  • Auth: Added the ability to secure your Homebridge UI user account with Two-Factor Authentication, drop-down menu -> User Accounts -> Setup 2FA
  • Login: Custom wallpaper can now be added by added a ui-wallpaper.jpg file in your Homebridge storage directory (and leaving the loginWallpaper config option blank) (#697)
  • Login: Custom wallpaper changes will now break the browser cache (#700)
  • i18n: Portuguese language translation added by @SamuelMagano (#698, #708)

Other Changes

  • i18n: Improvements to Polish language translation (#695, #705, #707)
  • i18n: Improvements to Simplified Chinese language translations (#696)
  • i18n: Improvements to French language translations (#699, #711)
  • i18n: Improvements to German language translations (#704)
  • i18n: Improvements to Traditional Chinese language translations (#713)

Bug Fixes

  • Plugins: Fixed a bug that caused the UI to fail to check if a plugin's package.json file exists correctly before attempting to open it

v4.20.0 (2020-05-21)

Notable Changes

  • Server: Added the ability to unpair selected bridges / cameras / TVs without needed to reset the main Homebridge instance, this feature is available from the drop-down menu -> Homebridge Settings
  • hb-service: Users can now remove individual accessories from the accessory cache, drop-down menu -> Homebridge Settings -> Remove Single Cached Accessory (#202)
  • i18n: Slovenian language translation added by @mitchoklemen (#694)

Other Changes

  • i18n: Improvements to English language translation (#689)
  • i18n: Improvements to Czech language translation (#691)
  • i18n: Improvements to Polish language translation (#693)

Bug Fixes

  • hb-service: Fix a bug that caused strange behaviour on boot for users running macOS with home folders mounted on a remote network share (#680)
  • Accessory Control: Fixed an issue where the accessory name would sometimes not be displayed correctly (#690)

v4.19.0 (2020-05-14)

Notable Changes

  • Plugins: Plugin "update available" status is now cached for 5 minutes to reduce the number of outbound calls to the npm registry and decrease load times for the plugins tab for those with slower internet connections
  • Plugins: If the initial attempt to load the "Verified Plugins" list fails, the UI will now try again after 60 seconds
  • Plugins: Added the ability for developers to customise the "Add Item" button label in the settings ui (#668)
  • Plugins: Added a "clear query" button to the right of the search box (#674)
  • Plugins: Users of homebridge-hue can now download the debug dump file from the UI (#676)
  • Backup/Restore: Added the ability to restore a .hbfx backup file

Other Changes

  • i18n: Improvements to Simplified Chinese language translations (#672,#684)
  • i18n: Improvements to Italian language translations (#678)

v4.18.0 (2020-05-07)

Other Changes

  • Plugins: Developers can now interpolate the current hostname into their header and footer markdown (#661)
  • Plugins: Fixed an issue with select boxes in the plugin settings GUI (#665)
  • i18n: Improvements to Polish language translations (#656)
  • i18n: Improvements to Traditional Chinese language translations (#659)
  • i18n: Improvements to German language translations (#662)
  • Updated npm dependencies

Bug Fixes

  • Plugins: Fixed a bug that prevented the plugins from loading when there was a bad file in the global node_modules directory (#657)

v4.17.1 (2020-04-29)

Notable Changes

  • hb-service: Add support for configuring the new Keep Orphans flag, -K (#642)

Other Changes

  • i18n: Improvements to Traditional Chinese language translations (#630)
  • i18n: Improvements to Spanish language translations (#635)
  • Docker: Fixed an issue that prevented plugins from being installed/updated when using the Debian/Ubuntu versions of the oznu/homebridge Docker image

Bug Fixes

  • Homebridge Updates: If Homebridge fails to update the error logs will now be displayed on the screen
  • Accessory Control: The accessory layout will now be unlocked when adding a new room (#643)

v4.16.0 (2020-04-21)

Notable Changes

  • Accessory Control: Added support for Valves and Irrigation Systems (#47)
  • Accessory Control: Added support for Fan V2 (#47)
  • Accessory Control: Added support for Air Purifiers (#47)
  • Accessory Control: @NicoFR75 added support for Light Sensors (#623)

Other Changes

  • i18n: Improvements to German language translations (#613, #614)
  • i18n: Improvements to Polish language translations (#615, #620)
  • i18n: Improvements to Russian language translations (#617)
  • Updated npm dependencies

Bug Fixes

  • Accessory Control: Added support for HAP short-form UUIDs (#624)

v4.15.0 (2020-04-14)

Notable Changes

  • Plugins: A warning message will now be show when updating a plugin that requires a newer version of Node.js than the user currently has installed
  • Homebridge: The next release of Homebridge will require Node.js v10.17.0 or later, the UI will prevent Homebridge from updating if the user's Node.js version is lower than this

Other Changes

  • Accessory Control: Accessories from other Homebridge instances will no longer be displayed unless the other instance has the same PIN set
  • i18n: Improvements to Polish language translations (#608)
  • i18n: Improvements to Russian language translations (#609)
  • Updated npm dependencies

v4.14.0 (2020-04-08)

Notable Changes

  • Config Editor: The config editor will now automatically correct some common JSON syntax errors on save such as removing trailing commas at the end of arrays and objects, removing comments, ensuring keys are quoted, and ensuring strings are quoted with double quotes instead of single quotes

Other Changes

  • Linux: Users are now prompted for confirmation before shutting down or restarting the host server
  • hb-service: Linux only: systemd will now really ensure the network is online before starting Homebridge (#605)
  • i18n: Improvements to German language translations (#599)
  • Updated npm dependencies

Bug Fixes

  • Plugins: Fixed a bug that caused the plugin page not to load if the DNS lookup took a long time to timeout (#598)

v4.13.3 (2020-03-31)

Other Changes

  • Plugins: The service will no longer attempt to check if updates are available for plugins that have "private": true set in their package.json file
  • Updated npm dependencies

Bug Fixes

  • hb-service: Fixed a bug in the macOS installer that resulted in the wrong storage path being set in some circumstances (homebridge#2464)

v4.13.2 (2020-03-25)

Other Changes

  • Updated npm dependencies

Bug Fixes

  • System: When updating Homebridge, the release notes will now be shown prior to the update occurring
  • hb-service: improved discovery of Homebridge install path

v4.13.0 (2020-03-18)

Notable Changes

  • Plugins: Added support for scoped npm modules as Homebridge plugins, this means you can install plugins from npm such as @username/homebridge-plugin. Requires Homebridge update (homebridge#2447)

Other Changes

  • i18n: The display of dates (in the Clock widget for example) are now localised (#528)
  • Accessory Control: If controlling an accessory fails, the error message is now shown in the UI as a toast notification
  • hb-service: Linux only: Updated the generated systemd unit file, homebridge.service, to allow the UI to listen on ports below 1024 (requires service re-installation for existing hb-service users) (#584)
  • i18n: Improvements to Traditional Chinese language translations (#585)
  • i18n: Improvements to Dutch language translations (#588)
  • Updated the loading spinner to match the set theme
  • Updated npm dependencies
  • Update UI to use Angular 9

Bug Fixes

  • Accessory Control: Address an issue that may have caused the UI to crash when Homebridge becomes unavailable (#543, #583)

v4.12.0 (2020-03-05)

Notable Changes

  • hb-service: Added the ability to toggle Homebridge insecure mode (-I) from the UI when running under hb-service
  • Accessory Control: Added support for Security System accessory types (#47)
  • Accessory Control: Added support for Leak Sensor accessory types (#47)
  • Dashboard: Added a configurable option to each widget to determine if it should be shown in the mobile/compact view (#560)
  • Dashboard: @Staubgeborener added an option to the Homebridge status widget to let users decide if the Homebridge port should be shown or not (#572)

Other Changes

  • Accessory Control: Updated the icons for Motion, Occupancy and Contact sensors (#47)
  • Docker: Added various changes to facilitate the oznu/homebridge Docker image using hb-service (docker image update required)
  • Backup/Restore: If an error is encountered during a backup request (for example, a permission error), the error will now be logged to assist users in resolving the issue
  • Dashboard: Allow the use of the previously removed temp option to read the CPU temperature from a file (#470)
  • i18n: Added the ability to manually set the UI language (#398)
  • i18n: Improvements to Polish language translations (#568, #575, #576)
  • i18n: Improvements to German language translations (#571, #578)
  • i18n: Improvements to Russian language translations (#573, #577)
  • Updated npm dependencies

v4.11.0 (2020-02-27)

Backup / Restore Feature

This release comes with a new feature that allows users to back up and restore their entire Homebridge instance.

The backup and restore process works in such a way that users should be able to use the feature roll back to a previous state, or transfer their current Homebridge setup to a new server without the need to re-pair with HomeKit.

Highlights:

  • Full backup of your Homebridge storage, persist and accessories folders
  • Migrate your Homebridge instance to a new platform or server with ease
  • Rollback your existing instance in seconds (if you made a full backup first)
  • The backup is a standard .tar.gz archive (this means manual restores or extracting a single file is possible)
  • Works on all platforms that are supported by Homebridge Config UI X including Docker, macOS, Windows 10, Linux and Raspbian
  • The restore process will install any missing plugins (provided they are published to npm)

Notable Changes

  • hb-service: When running under Homebridge using the hb-service process supervisor, the following changes have been made to the Restart action from the UI:
    • If no changes have been made to the Homebridge Config UI X, or the bridge sections in the config.json, just the Homebridge process will be restarted
    • If changes have been made to either of those sections, both the UI and the Homebridge processes will be restarted as per normal
    • This change will significantly decrease the Homebridge restart time on lower powered devices
    • No changes have been made to the hb-service restart command executed via the Terminal

Other Changes

  • i18n: Improvements to Russian language translations (#554, #564)
  • i18n: Improvements to German language translations (#555, #559, #563, #565, #567)
  • i18n: Improvements to Swedish language translations (#561)
  • i18n: Improvements to Polish language translations (#562)

v4.10.3 (2020-02-20)

Other Changes

  • Config Editor: Ensure the bridge port number is a valid number and automatically correct it on save if not (#553)
  • i18n: Improvements to Polish language translations (#551)
  • i18n: Improvements to Russian language translations (#552)

Bug Fixes

  • Dashboard: Fixed a bug that caused Homebridge to display as "Not Running" when the bridge port number was quoted as a string in the config.json (#553)

v4.10.2 (2020-02-19)

Other Changes

  • Dashboard: Added more date formats to the Clock widget (#463)
  • Dashboard: Adjusted method used to check if the Homebridge process is running
  • Config Editor: Enabled code folding
  • Accessory Control: Added a message to the "Add Room" modal explaining that the rooms created will not appear in HomeKit
  • Updated npm dependencies

Bug Fixes

  • UI: Fixed the dropdown menu display on very small screens (#540)
  • Docker: Fixed a bug that prevented the UI from restarting correctly when running the Debian Docker image

v4.10.1 (2020-02-12)

Other Changes

  • System: The UI no longer requires a restart to apply changes to certain settings (such as theme, temperature units, sudo etc.)
  • Plugins: Fixed a bug that caused duplicate help text in some circumstances (#535)
  • i18n: Improvements to Polish language translations (#527)
  • i18n: Improvements to German language translations (#529)
  • i18n: Improvements to Russian language translations (#531)

v4.10.0 (2020-02-05)

Notable Changes

  • Plugins: Added a confirmation box when uninstalling plugins
  • Plugins: Added an option to have a plugin's config removed from the config.json when the plugin is being uninstalled (only plugins that implement the Plugins Settings GUI support this feature)
  • System: The UI will now attempt to rebuild its own modules after a Node.js upgrade
  • System: Added the ability for hb-service users to clear the Homebridge cached accessories from the UI (without doing a full Homebridge reset)
  • Dashboard: Weather widget now supports local translations of the current weather description (#515)

Other Changes

  • i18n: Improvements to Polish language translations (#519)
  • hb-service: Adjusted the hb-service rebuild command to just rebuild the modules used by Homebridge Config UI X. This command should now work to fix the modules used by Homebridge Config UI X on any setup - not just those using hb-service as a process supervisor
  • Accessory Control: Minor tweaks to the Speaker accessory type
  • Updated npm dependencies

v4.9.0 (2020-01-29)

Notable Changes

  • Accessory Control: @LaborEtArs added support for Speaker and Battery Service accessory types (#500)

Other Changes

  • i18n: Improvements to Russian language translations (#502)
  • i18n: Improvements to German language translations (#512)
  • Plugins: Prevent the dynamic users config for the homebridge-hue plugin from being deleted when using the Plugin Config GUI (#417)
  • Accessory Control: CameraRTPStreamManagement accessory types will no longer be displayed
  • Updated npm dependencies

v4.8.1 (2020-01-22)

Notable Changes

  • hb-service: Added an option to the hb-service to help users rebuild their Node.js modules after a major Node.js version update

Bug Fixes

  • System: Fixed an issue causing the UI to crash when running in a FreeBSD Jailed Shell (#488)
  • System: Fixed an issue that may have caused Homebridge not to restart when a certain plugin was installed when running on Docker (#494)

v4.8.0 (2020-01-18)

Notable Changes

  • System: Prevent in-app updates to the UI for Windows 10 users. Windows file-locking prevents online updates from completing successfully while Homebridge Config UI X is still running, this can leave Homebridge in an unstable state. After this update Windows users will need to manually stop the Homebridge service, then manually update the UI using npm. Existing Windows 10 users: please perform this update manually after stopping the Homebridge service!
  • Dashboard: Added a Clock widget, users can select the time format they wish the clock to display (#459)
  • hb-service: Added the ability for hb-service users to set the Homebridge -D and -R flags, as well as the DEBUG and NODE_OPTIONS environment variables directly from the UI (#472)

https://user-images.githubusercontent.com/3979615/72317538-b92b6780-36ed-11ea-8001-77921be18417.png

Other Changes

  • i18n: Improvements to Polish language translations (#467)
  • i18n: Improvements to Swedish language translations (#476)
  • i18n: Improvements to German language translations (#482)
  • Dashboard: Node.js / npm version warning icons will now only show up if you are using an unsupported version of Node.js, the latest available version can still be viewed by hovering over the current version
  • Plugins: Added seamless account linking support for the Homebridge Honeywell Home plugin
  • Plugins: Added the ability for Homebridge Ring users to get their Ring account refreshToken directly from the UI (#486)

Bug Fixes

  • System: Fixed an issue causing the UI to crash when running in a FreeBSD Jailed Shell (#461)
  • System: Prevent an unnecessary log message showing up in the logs on certain Linux distros (#466)
  • System: Fixed a bug that caused the UI to crash when running in debug mode in production (#469)
  • Dashboard: Fixed a bug where the "Plugin Status" icon was not changing when there were updates available (#443)
  • Auth: Fixed a warning about a depreciated option that was in use (#473)
  • Config Editor: Fixed an issue that prevented the on-screen keyboard from being able to be displayed after it was dismissed on an iPad Pro (#480)

v4.7.0 (2020-01-11)

New Dashboard

This release comes with a brand-new status dashboard that features a fully customisable, widget-based design. Users can decide which widgets they wish to enable and position and resize them as they like.

https://user-images.githubusercontent.com/3979615/71886653-b16d3f80-3190-11ea-9ff8-49dc4ae4fff0.png

New widgets include:

  • Homebridge Status Widget - Homebridge version and update check, current Homebridge service status and Homebridge plugins update check
  • CPU Widget - shows the current cpu load (now much more accurate) and CPU temperature when available, plus a graph of the last 0-10 minutes cpu load
  • Memory Widget - shows the total and available memory (previously "Free" memory as show which is not a reliable indicator of "Available" memory), plus a graph of the last 0-10 minutes free memory
  • Uptime Widget - shows the server uptime and the process uptime
  • QR Code Widget - shows the pairing QR Code and Homebridge PIN
  • Homebridge Logs Widget - shows the Homebridge logs stream
  • Homebridge Terminal Widget - an interactive terminal (only available when interactive web terminals are enabled)
  • System Information Widget - shows details about your server and homebridge setup
  • Weather Widget - shows the current weather for the set location (may add a forecast later)
  • Accessories Widget - display and control the accessories you select

Simple Service Installer

This release expands the hb-service command to support macOS and Linux in addition to Windows 10. This command allows you to set up a Homebridge instance as a service in seconds.

Running hb-service install will set up Homebridge and Homebridge Config UI X to run as a service with auto-start on boot. The same command works across Linux, macOS and Windows 10.

https://user-images.githubusercontent.com/3979615/71888439-4291e580-3194-11ea-8687-a3d58f94ba47.gif

Notable Features:

  • The UI will remain running even if there is an issue preventing Homebridge from starting
  • Easily setup and manage multiple homebridge instances
  • The ability to start, stop, restart and view the logs of your Homebridge instances using the hb-service commands
  • See the wiki for further details

New Config Editor

The config editor (non-mobile) has had the Ace Editor replaced with the Microsoft Monaco Editor (the code editor that powers VS Code).

This allows for much more powerful JSON syntax checking, more helpful error messages and the new ability to detect duplicate keys in object (like when a second platforms[] array is added by mistake!).

https://user-images.githubusercontent.com/3979615/71890579-b635f180-3198-11ea-98ab-cc7b7263afd9.gif

In addition:

  • Help text is now shown when hovering over the core components of the config.json
  • Autocomplete of the bridge, plugins, ports and mdns objects
  • Detect when accessory config has been added to the platform array, or vice versa
  • Warnings when the JSON does not match what is allowed by Homebridge

Other Changes

  • Logs: URLs in the log output are now clickable
  • Status: CPU utilization is now shown for Windows 10 users
  • Status: CPU temperature option, temp, has been removed, the CPU temperature will now automatically be displayed where possible on Linux and Windows
  • System: Removed the websocketCompatibilityMode option, this setting is now the default for all users
  • Terminal: The terminal now automatically respawns the shell if the shell is terminated by the user (e.g, when using CTRL+D)
  • Accessory Control: The right click handler on accessory tiles has been removed and replaced with a clickable cog icon in the top right hand side of each tile
  • Themes: The legacy Dark Mode (v1) has been removed, users will be migrated to the new Dark Mode automatically
  • i18n: Improvements to Simplified Chinese language translations (#431)
  • i18n: Improvements to German language translations (#444)
  • i18n: Improvements to Spanish language translations (#445)
  • i18n: Improvements to Polish language translations (#446)
  • Updated npm dependencies

Bug Fixes

  • System: Fixed a bug that prevented the Windows 10 service installer (hb-service) from working when the user's login name contained spaces
  • Linux: Fixed a bug where the custom shutdown command was executing the custom restart command instead (#442)

v4.6.7 (2019-12-24)

Bug Fixes

  • System: The Windows 10 service installer (hb-service) now configures the system firewall

v4.6.6 (2019-12-17)

Bug Fixes

  • Accessory Control: Fixed a bug that causes some accessory states not to update (#426)

Other Changes

  • Updated npm dependencies

v4.6.5 (2019-12-07)

Notable Changes

  • i18n: Norwegian language (no) translation added by @fmandal (#420)

Other Changes

  • Updated npm dependencies

v4.6.4 (2019-11-24)

Notable Changes

  • Themes: Dark mode is now darker

Other Changes

  • Updated npm dependencies

v4.6.3 (2019-10-27)

Notable Changes

  • Config Editor: Improved Validation: Config in the platforms and accessories arrays are now checked to ensure they match the structure expected by Homebridge
  • Auth: If the auth.json file is corrupted or empty it will be recreated with the default credentials

Bug Fixes

  • i18n: Swedish language improvements (#410)

Other Changes

  • Updated npm dependencies

v4.6.2 (2019-10-08)

Notable Changes

  • Theme: Added new "Default" theme, the default theme will automatically switch between a "Light Mode" theme (Teal) and a "Dark Mode" theme based on the client operating system's dark mode preferences
  • i18n: Swedish language translation added by @DewGew (#404)

Bug Fixes

v4.6.1 (2019-08-24)

Bug Fixes

  • Theme: Improved visibility of user profiles in the new dark mode theme (#363)
  • Accessory Control: Fix an issue causing errors when discovering instances in some circumstances (#370)
  • i18n: Bulgarian language improvements (#364)
  • i18n: German language improvements (#365)

v4.6.0 (2019-08-16)

New Features

  • Plugins: Added support for configuring the new Homebridge Google Smart Home Plugin. This plugin allows you to control supported Homebridge accessories from any Google Home Smart Speaker, Google Assistant, or the Google Home mobile app on iOS and Android
  • Accessory Control: Multi-instance support. You can now control accessories from multiple Homebridge instances
    • All instances you want to control must have the same PIN, be on the same network, and running in insecure mode
    • Your other instances are automatically discovered, however you can blacklist instances you don't want to control using the plugin settings
    • Due to the changes required to identify accessories across multiple instances your room/accessory layout will be reset after upgrading
  • System: Added a new feature to help set up and run Homebridge and Homebridge Config UI X as a service on Windows 10

Notable Changes

  • Plugins: The "last updated" date is now displayed when searching for plugins to install (#336)
  • Logs: Increased the default number of lines to show for the "Log from File" method from 200 to 500 (#339)
  • Accessory Control: Accessory tiles now animate when clicked/pressed, similar to how they behave in the native iOS Home app
  • Accessory Control: Accessory characteristics (on, off, brightness etc.) now update immediately when changed in HomeKit (previously there was up to a 3-second delay)
  • i18n: Bulgarian language translation added by @mafyata
  • i18n: Added translation support for accessory states and labels (#342)
    • If you're still seeing English labels, we need your help translating the new values for your language, get started here
  • Theme: The dark mode theme has received a makeover, if you prefered the old dark mode you can switch back in the plugin settings

Bug Fixes

  • i18n: Improve German Translations (#328)
  • i18n: Improve Polish Translations (#328)
  • i18n: The Restart Homebridge page is now translated again (#342#issuecomment-519499941)
  • Auth: Disable auto-capitalization for username fields on mobile browsers (#325)
  • Accessory Control: Fixed bug preventing switches correctly reflecting their state when on (#343)
  • Accessory Control: Removed outline around modal close buttons (#349)
  • Fixed a bug that prevented the UI automatically reloading after an update

Other Changes

  • Updated npm dependencies
  • Upgraded Angular from v8.0.0 to v8.2.0

v4.5.1 (2019-06-14)

Bug Fixes

  • Fixed a display issues on iOS (#322)
  • Fixed an issue causing users to be logged out before their session had expired

v4.5.0 (2019-06-12)

Notable Changes

  • Accessory Control: Added basic support for "Window Covering" accessories (#224)
  • Accessory Control: Added basic support for "Television" accessories: on, off, current input display (#47#issuecomment-479768040)
  • Accessory Control: Added support for "Contact Sensor" accessories (#47#issuecomment-437576223)

Other Changes

  • Updated npm dependencies
  • Upgraded Angular from v7.2.15 to v8.0.0
  • The footer links on the status page are now stuck to the bottom of the page, rather than the end of the content
  • Update Content Security Policy to allow remote images from https://user-images.githubusercontent.com in plugin Change Logs / Release Notes

v4.4.5 (2019-06-02)

Bug Fixes

  • Fixed a bug that caused the UI to stop responding for some users (#299)

Other Changes

  • Updated npm dependencies

v4.4.4 (2019-05-30)

Other Changes

  • Config Editor: Prevent Smart Punctuation autocorrect in the config editor on mobile devices (#313)

v4.4.3 (2019-05-28)

Notable Changes

  • Auth: Ensure the JWT token was generated by the current instance of the UI, if not clear the token and logout (#307)

Other Changes

  • Add an on-screen warning when attempting to install/update/uninstall a plugin, or view the logs on unsupported versions of Node.js (#305)
  • Added some more detailed log message to help when users are not able to log in, need to reset their password, are unable to view accessories

v4.4.2 (2019-05-19)

Other Changes

  • Plugins: Added extra logging to try and investigate the cause of #299
  • Provide a more detailed error with steps to resolve if the node-pty module fails to load (after a Node.js update for example)
  • Added a warning message in the logs letting the user know if their Node.js version is too low (anything less than 8.15.1)
  • Updated npm dependencies

v4.4.1 (2019-05-16)

Notable Changes

  • Node.js v12 is now supported (#277)
  • Plugins: Added a check before a plugin is installed to test for write access to the target directory if sudo mode is not enabled - this should result in a more helpful message being displayed when a plugin fails to install due to lack of permissions
  • Docker: Ensure the node_modules directory is present after all plugins are uninstalled

Other Changes

  • Updated npm dependencies

v4.4.0 (2019-05-07)

Notable Changes

  • Plugins: Allow plugins to specify only a single config block should exist in the Plugin Setting GUI (#290)
  • Plugins: The plugin will no longer log with timestamps when homebridge is started with -T (#288)
  • Plugins: The plugin logs are now prefixed with the name defined in the config.json (#288)
  • Auth: Display a warning if the time on the server varies to greatly from time on the client which could cause mysterious login issues

Bug Fixes

  • Plugins: Fixed a bug preventing users adding additional elements to an array with the Plugin Setting GUI (#289)
  • Plugins: Fixed an issue preventing the plugins tab from loading when the npm registry was slow to respond (#284)
  • Plugins: Fixed an issue that prevented plugins from displaying for some users (#284)
  • Plugins: Searching for the exact name of a plugin will return a result even if the npm registry search is not working

Other Changes

  • Updated npm dependencies
  • Bundle some dependencies using bundledDependencies in the package.json to try and reduce installation errors

v4.3.0 (2019-05-05)

Notable Changes

  • Homebridge: Added homebridgePackagePath to allow users to define where the Homebridge module is installed if it's not installed globally (#280)

Other Changes

  • Updated npm dependencies
  • Wiki: Created wiki page showing all available config options

v4.2.0 (2019-05-03)

Notable Changes

  • Plugins: Plugins that need updating are now correctly displayed at the top of the list (#275)
  • Plugins: The status/homepage will now display a notice if you have any out-of-date plugins (#200)
  • Config: The "Backup Config" feature is back (#279)

v4.1.0 (2019-04-28)

Notable Changes

  • i18n: Italian language translation added by @cyberfafu

Other Changes

  • Updated npm dependencies

v4.0.6 (2019-04-22)

Bug Fixes

  • Fixed issue causing the UI to crash when platforms was not present in the Homebridge config.json (#263)

Other Changes

  • Updated npm dependencies

v4.0.5 (2019-04-21)

Bug Fixes

  • Fixed issue preventing the web service from loading correctly in config-less oznu/homebridge docker containers (#262)

v4.0.4 (2019-04-20)

Bug Fixes

  • Check for IPv6 interfaces before attempting to listen on :: (#261)

Other Changes

  • Added host config option to allow users to manually specify which interface/ip address the web interface should listen on

v4.0.3 (2019-04-20)

Bug Fixes

  • Fixed bug that prevented the web service listening on IPv6 interfaces (#260)

v4.0.2 (2019-04-19)

Notable Changes

  • Added websocketCompatibilityMode option for users who are having issues with WebSocket connections (#238)

Other Changes

  • Updated npm dependencies

v4.0.1 (2019-04-17)

Bug Fixes

  • Fixed resolving of custom plugin path for non-Docker installations

v4.0.0 (2019-04-16)

Breaking Changes

  • Auth: The Basic Authentication option has been removed. Users who have Basic Authentication enabled will be swapped to Form Authentication
  • Reverse Proxy: Some users who have set up a reverse proxy and defined the websocket path will need to swap the WebSocket endpoint from /wsocket to /socket.io
    • If you are using the reverse proxy templates from the wiki no changes are required
  • Node.js Version: Dropping support for Node 7 and below, this plugin now requires Node.js v8.15.1 or higher on Linux and v10 or higher on Windows

Notable Changes

  • Plugins: Before updating a Homebridge plugin the release notes from GitHub will be shown where possible (#233)
  • Plugins: A corrupt plugin will no longer prevent all the installed plugins from being displayed (#252)
  • i18n: Turkish language translation added by @btutal
  • Theme: The default theme for new installations is now teal instead of red
  • Auth: Ability to customise the session timeout
  • System: Added the ability for the plugin to run as a separate service rather than a Homebridge plugin, this will allow users who have configured this feature to manage their server even if Homebridge is crashing due to a bad config / other issue
    • Previously this has only been supported, and the default setup, when running in Docker (oznu/homebridge)

Other Changes

  • The code base has been refactored
  • Client side changes include:
    • Swapped from ui-router to @angular/router for page routing
    • Now using socket.io for WebSockets
    • Split code into modules
    • Lazy load modules on demand
  • Server side changes include:
    • Swapped from Express to the Nest.js framework with Fastify
    • Swapped from ws to socket.io for WebSockets - while I do prefer to use the ws library, the syntastic sugar provided by Socket.io simplified the code base
    • Split code into modules
    • Packaged code is now combined with Webpack, this should reduce startup times on slow I/O systems like the Raspberry Pi

v3.11.0 (2019-04-03)

Notable Changes

  • Auth: The Basic Authentication option has been depreciated. Users should switch to Form Authentication instead (the default)

Other Changes

  • Swap to using a prebuilt version of the node-pty package to try and reduce errors during installation
  • Updated other npm dependencies

v3.10.0 (2019-03-23)

Notable Changes

  • Themes: Dark mode and other themes added by @RaymondMouthaan (#236)
  • Themes: Make it easier to see that there are three separate links at the bottom of ths status page by adding hover effect (#230)

v3.9.7 (2019-03-16)

Notable Changes

Other Changes

  • Updated Angular to 7.2.9
  • Updated other npm dependencies

v3.9.6 (2019-02-04)

Notable Changes

  • i18n: Spanish language translation added by @Rubenfer

v3.9.5 (2019-02-02)

Notable Changes

  • i18n: Japanese language translation added by @gaojie429

Other Changes

  • Updated Angular from 7.2.0 -> 7.2.3
  • Updated other npm dependencies

v3.9.4 (2019-01-15)

Other Changes

  • Updated xterm dependency to fix CVE-2019-0542
  • Updated Angular from 7.1.0 -> 7.2.0
  • Updated other npm dependencies

v3.9.3 (2019-01-05)

Notable Changes

  • i18n: Improvements to Polish language translation (#192)
  • i18n: Improvements to Simplified Chinese language translations (#195)
  • Accessory Control: Added ability to lock the accessory layout (#197)

v3.9.2 (2018-12-18)

Notable Changes

  • i18n: Improvements to Polish language translation (#186)
  • i18n: Hungarian language translation added by Nagy Attila
  • i18n: Traditional Chinese language translation added by @r951236958
  • i18n: Improved i18n capabilities to support both Simplified and Traditional Chinese translations

Bug Fixes

  • Fixed a bug that prevented errors being handled correctly by the client

v3.9.1 (2018-12-03)

Notable Changes

  • i18n: Improvements to German language translation (#174)
  • Auth: Fixed bug preventing login when credentials were autofilled in Chrome (#175)
  • Plugins: Prevent invalid link to plugin homepage being displayed if the URL is not known (#178)

Other Changes

  • Updated Angular from 6.1.9 to 7.1.1
  • Updated npm dependencies

v3.9.0 (2018-11-03)

Notable Changes

  • Accessory Control: Added ability for accessories to be assigned custom names; right click to access the accessory config/info panel (#156)
  • Accessory Control: Added ability for accessories to be hidden (#84)
  • i18n: Improvements to French language translation (#169)

Other Changes

  • Auth: removed some unnecessary log messages (#171)
  • Updated npm dependencies

v3.8.11 (2018-10-06)

Notable Changes

  • i18n: Improvements to French language translation (#162)

Other Changes

  • Updated Angular to 6.1.9
  • Updated npm dependencies

v3.8.10 (2018-09-04)

Notable Changes

  • i18n: Simplified Chinese language translation added by @niinaranpo

Other Changes

  • Updated Angular to 6.1.6
  • Updated npm dependencies

v3.8.9 (2018-08-06)

Bug Fixes

  • i18n: Improve Russian Translations (#146)

Other Changes

  • Updated Angular to 6.1.1
  • Updated npm dependencies

v3.8.8 (2018-07-30)

Notable Changes

  • i18n: Czech language translation added by @HonzaaD
  • i18n: Russian language translation added by @Caribsky
    • User contributions to the non-english translations are always welcome, click here for details on how you can help

Bug Fixes

  • Config Editor: Backup button actually downloads up the config.json now (#144)
  • Config Editor: Fixed issued using config editor on mobile devices (#131)
  • Accessory Control: Accessory layout changes are now persistent again

v3.8.7 (2018-07-28)

Notable Changes

  • Accessory Control: Long-clicking a lightbulb with no additional characteristics (e.g. brightness) no longer opens a modal (#47#issuecomment-405089113)
  • Accessory Control: Right-clicking an accessory on a non-mobile device will bring up a modal showing all accessory characteristics and other information
  • i18n: Polish language translation added by @mientki
    • User contributions to the non-english translations are always welcome, click here for details on how you can help

v3.8.6 (2018-07-27)

Bug Fixes

  • Config Editor: Backup button more reliable (#135)
  • Accessory Control: Refresh all accessories when one is changed to ensure the dashboard is up-to-date (#136)

Other Changes

  • Updated Angular to 6.1.0
  • Updated npm dependencies

v3.8.5 (2018-06-15)

Bug Fixes

  • Handle loading config schema for @homebridge plugins correctly

v3.8.4 (2018-06-14)

Notable Changes

  • Made config.json saves a bit more robust in an attempt to fix (#122)
  • Added proxyHost config option to make running behind a reverse proxy easier (#119)

v3.8.3 (2018-06-07)

Notable Changes

  • Fixes to German Translation (#116)
  • Allow web terminal access on Linux-based hosts only if a certain environment variable is set (#110)
    • Homebridge must be running with the HOMEBRIDGE_CONFIG_UI_TERMINAL=1 environment variable to access the terminal

v3.8.2 (2018-06-06)

Other Changes

  • Minor bug fixes
  • Updated npm dependencies

v3.8.0 (2018-06-03)

Notable Changes

  • Added support for non-english translations (#102)
    • German translation added with the assistance of @razer4908
    • French translation added by @the0neyouseek (#105)
    • Language is selected automatically based on browser settings
    • If you want to contribute to the translation work please see CONTRIBUTING.md
  • Imperial display units now apply to temperature sensors and thermostat accessories (#96)

Other Changes

  • Updated npm dependencies
  • Config changes for the UI should require a full page refresh less often

v3.7.0 (2018-05-31)

Notable Changes

  • Added support for imperial temperature display units (#96)

v3.6.6 (2018-05-26)

Notable Changes

  • ui: upgraded from Angular 5.x to 6.x
  • updated npm dependencies

v3.6.5 (2018-05-20)

Notable Changes

  • Updated npm dependencies

v3.6.3 (2018-05-10)

Notable Changes

  • Removed the nsp package as the tool has been discontinued, vulnerability scanning is being added to npm natively
  • Updated npm dependencies

v3.6.2 (2018-05-09)

Other Changes

  • Updated npm dependencies
  • Errors will no longer be thrown if a plugin is installed with CVSS alerts lower than 4 (Low Risk)

v3.6.1 (2018-05-08)

Bug Fixes

  • Fixed bug that could cause plugins that take a long time to install or upgrade to fail

v3.6.0 (2018-05-08)

Notable Changes

  • Beta Feature: Initial implementation of GUI/form based setup for supported plugins
  • Added support for optional native HTTPS / SSL (#68, #35)
  • The Log Viewer config options have changed, existing options have been depreciated, see README for details
  • Docker users may now configure this plugin using the config.json or the new plugin GUI/form config method
  • Added metadata tag allow using plugin as a full screen web app on iOS (#88)
  • Added ability to restore and cleanup config.json backups (#77)

Other Changes

  • Added Content-Security-Policy headers
  • Links to external sites now have rel="noopener noreferrer"
  • Links in plugin-author generated markdown (e.g. change logs, plugin config) are now opened in a new tab
  • When on the status page, the browser will refresh automatically if the client version does not match the server version
  • Updated npm dependencies

Bug Fixes

  • Fixed bug that caused homebridge to crash when using Log Viewer on Windows 10

v3.5.5 (2018-04-21)

Bug Fixes

  • Ensure forked process is killed if Homebridge is not running in a different way (@Damien via Slack & #86)

v3.5.4 (2018-04-19)

Notable Changes

  • Added wsocket prefix to websocket connection to make reverse proxying easier for some users (#85)

v3.5.3 (2018-04-16)

Bug Fixes

  • Fixed bug that could prevent the plugin from displaying in the browser after an update unless the cache was cleared (#82)
  • Ensure forked process is killed if Homebridge is not running (#83)

v3.5.2 (2018-04-15)

Notable Changes

  • Accessory Control: Added message explaining that accessory control is disabled when navigating to /accessories when insecure mode is not enabled
  • Updated README to contain link to the Enabling Accessory Control wiki article

v3.5.1 (2018-04-12)

Bug Fixes

  • Docker: Fixed a bug that prevented users saving settings

v3.5.0 (2018-04-12)

Notable Changes

  • This plugin now runs in a separate thread to the main homebridge process (#75)
    • This can be disabled by setting noFork to true in the plugin config
  • Added ability to set a custom image for the login screen using the loginWallpaper option (#34)
  • Updated npm dependencies

v3.4.1 (2018-04-06)

Notable Changes

  • Added link to plugin homepage (GitHub, BitBucket, etc.) (#74)
  • Updated npm dependencies

Bug Fixes

  • Suppress npm update warnings in log output (#66)

v3.4.0 (2018-03-22)

Notable Changes

  • Added Docker Settings page where users can adjust the following (#64):
    • Toggle Homebridge Insecure / Debug Mode
    • UI Theme Color
    • UI Auth Mode (Form, Basic, None)
  • Added the ability to set the path to the temp file using HOMEBRIDGE_CONFIG_UI_TEMP when running in Docker (#62)

Bug Fixes

  • Log viewer terminal now adjusts the size of the pty shell according to the size of the browser window

v3.3.1 (2018-03-17)

Bug Fixes

  • Prevent zoom when using the config editor on iOS (@Yanni via Homebridge Slack)
  • Prevent the deletion of an admin user if there are no other admin users (docker-homebridge#83)
  • Fixed issue that prevented installed plugins from loading if one was missing a description in it's package.json (#59)

v3.3.0 (2018-03-16)

Notable Changes

  • Added ability for Linux users to shut down and restart the server Homebridge is running on (#39)
  • Updated npm dependencies

v3.2.1 (2018-03-13)

Bug Fixes

  • Fixed issue that prevented plugin scan from working on Windows (#53)
  • Fixed missing css class .bg-yellow

v3.2.0 (2018-03-12)

Notable Changes

  • Display plugin CHANGELOG.md after updating if it exists (#51)

Bug Fixes

  • Prevent users accidentally removing homebridge-config-ui-x using the web app

v3.1.2 (2018-03-11)

Bug Fixes

v3.1.1 (2018-03-11)

Bug Fixes

  • Fixed missing css class .bg-red

v3.1.0 (2018-03-10)

Notable Changes

  • Added features just for oznu/homebridge docker container users (#48)
    • Ability to access docker container terminal
    • Ability to edit startup.sh script
    • Ability to restart entire docker container

v3.0.1 (2018-03-10)

Notable Changes

  • Updated npm dependencies
  • Material Icons now loaded from local package
  • Swapped to the core mdbootstrap library to fix nav drop down menus

Bug Fixes

  • The mobile menu will now close when a nav item is clicked

v3.0.0 (2018-03-08)

Notable Changes

  • Ability to view and control accessories (#46)
  • Scan installed and updated plugins for vulnerabilities and malware (#37#issuecomment-370698122)
  • Display current version of node and homebridge-config-ui-x on the status page (#40)
  • Set the homebridge title to match the homebridge instance name (#38)

Bug Fixes

v2.7.1 (2018-03-03)

Bug Fixes

  • Ensure log process is killed after closing the page on older linux systems (#41)

v2.7.0 (2018-02-21)

Notable Changes

  • Added mobile app icons provided by @DJay-X (#34)

v2.6.3 (2018-02-18)

Bug Fixes

  • Fixed config screen not displaying correctly on some devices (#31)

v2.6.2 (2018-02-17)

Bug Fixes

  • Fixed bug that prevented log file session closing when using sudo mode (#29)

v2.6.1 (2018-02-17)

Bug Fixes

  • Use registry.npmjs.org to search for plugins (#30)